登录社区云,与社区用户共同成长
邀请您加入社区
Rust和React的结合,为工业物联网监控系统的开发提供了强大的支持。Rust的高性能和安全性保证了系统的稳定性和处理能力,而React的灵活性和可扩展性使得前端开发变得更加高效。通过本文的介绍,相信你已经对如何使用Rust和React构建一个跨平台的工业物联网监控系统有了更清晰的了解。希望你在开发过程中能够借助这些技术,打造出更加强大、可靠的监控平台。??
常用工具:介绍主流AI平台(如TensorFlow、PyTorch)和云服务(如AWS、Google Cloud)。AI算力的核心作用:解释AI如何通过算力(如GPU加速、云端计算)实现高效处理。自动化设计工具:使用AI生成原型(如GANs生成图像),减少手动绘图时间。算力核心:简述AI算力的来源(如分布式计算、专用硬件),强调其加速能力。内容生成:AI辅助写作工具(如语言模型生成初稿),加速文本
AI加速特性:支持FP16/INT8精度计算,吞吐量提升公式:$$ \text{吞吐量} = \frac{\text{核心数} \times \text{频率}}{\text{延迟}} $$RTX 4090优势:利用Tensor核心优化渲染,公式:$$ \text{渲染速度} \propto \text{核心利用率} \times \text{显存带宽} $$效率公式:$$ \text{总效率}
摘要:QKV机制是Transformer模型中注意力机制的核心,通过Query、Key、Value三个向量实现信息检索与融合。Query表示查询需求,Key作为标识用于匹配,Value提供实际信息内容。计算过程包括:线性变换生成QKV向量,计算注意力分数,Softmax归一化权重,加权求和得到上下文感知的输出。该机制使模型能动态关注相关信息,有效处理长距离依赖、代词消解和一词多义等问题,相比传统R
【摘要】本文精选2026年北京地区8家优质网站建设公司,涵盖不同技术专长与服务特色:华大网络(21年本地化服务)、徐州龙盛科技(AI智能建站)、瞬维云联(品牌视觉设计)、鸠兹云创(国际化多语言)、创界智途(中小企业性价比)、徐州启迪(工业数据可视化)、皖韵天启(技术培训支持)及新兴互动科技(元宇宙互动体验)。建议企业根据行业特性、技术需求和预算,通过案例考察、需求沟通等方式选择最适合的服务商,为数
本文探讨了时序数据库(TSDB)选型的关键问题,重点介绍了Apache IoTDB的独特优势。时序数据具有高频、海量、时效性强等特点,传统数据库难以应对,需要专用TSDB满足高效写入、压缩存储、快速查询等需求。选型应综合考量架构扩展性、数据模型、存储效率、生态兼容性等多维度因素。Apache IoTDB凭借原生物联网数据模型、端边云协同架构、卓越压缩性能、深度大数据生态集成等优势脱颖而出,特别适合
初冬的黄浦江畔寒意料峭,但在“第八届金猿大数据产业发展论坛”的现场,关于“AI Infra”的讨论却热度惊人。这并非一场普通的行业聚会,在大数据国家战略落地十周年的节点上,技术圈的焦虑与兴奋并存:当大模型狂飙突进两年之后,企业界赫然发现,那个被寄予厚望的“Data Agent”,正被陈旧的数据基础设施卡住了脖子。“在数字孪生的世界里,你的最终用户不一定是人,它可能是一个Agent。”
本文探讨了时序数据库从InfluxDB向KES v9.0+升级的实践,重点解决高可用性、自主可控和长期演进三大挑战。通过对比测试显示,KES在写入吞吐、查询延迟和故障恢复时间等关键指标上显著优于InfluxDB。文中列举了两个成功案例:中广核新能源系统迁移后查询效率提升76%,故障恢复时间缩短至13.8秒;某地铁ATS系统实现毫秒级响应和跨中心协同。KES还支持国密标准、AI运维和边缘计算等未来需
本文分享了某海洋预警系统信创改造项目中使用金仓时序数据库(KES)的实战经验。项目需处理12万艘船舶、日均3000万条定位数据,原有Greenplum架构存在写入延迟、存储成本高和扩展性差等问题。经过对比测试,KES在写入性能(150万条/秒)、查询响应(0.8秒)和压缩比(5:1)方面表现优异。实施过程包括数据迁移、分区优化和冷热分离策略,最终使写入延迟降低88%,存储成本减少65%。项目验证了
在当今大数据时代,时序数据库作为专门用于存储和管理时间序列数据的数据库系统,因其在物联网、金融、能源等领域的广泛应用而备受关注。随着数据量的爆发式增长和业务需求的日益复杂,选择一款适合的时序数据库成为许多企业面临的难题。本文将从时序数据库的基本概念出发,深入探讨时序数据库的选型要点,并重点介绍 IoTDB 这一高性能时序数据库,为企业选型提供参考。时序数据库(Time Series Databas
摘要:时序数据作为大数据时代的重要资产,其独特的时间相关性和海量特性对存储处理系统提出特殊要求。Apache IoTDB作为专为大数据设计的时序数据库,通过创新的TsFile存储格式、分布式架构和计算下推机制,在写入吞吐、查询性能和存储效率等方面表现优异。文章详细分析了IoTDB的技术优势,并展示了其在智能电网、智能制造等领域的实践案例,同时提供了时序数据库选型的评估框架。IoTDB正成为企业处理
物联网、工业互联网和金融科技发展得越来越快,时序数据也跟着迎来了爆发式增长。作为海量时序数据存储、分析和决策支持的核心工具,时序数据库早就成了数字经济时代离不开的关键支撑。现在,国产化替代的浪潮席卷各行各业,数据库作为信息技术的“底座”,自主可控、安全可靠这两点变得越来越重要。中电科金仓自己研发的KingbaseES(KES)时序数据库(KES_TSDB),在技术架构、性能优化、生态兼容这些方面不
时序数据库选型与IoTDB优势解析 随着物联网设备激增,传统数据库难以应对时序数据的特殊需求。本文从五大维度分析时序数据库选型要点,重点解读Apache IoTDB的核心优势: 选型关键:数据模型灵活性、写入/查询性能、系统扩展性、生态集成能力和运维成本效益是核心评估维度。IoTDB在层级化建模、高压缩比(10-20倍)和多级存储方面表现突出。 IoTDB优势: 原生时序设计:专用TsFile格式
例如,“算法偏见”“数据隐私”“责任归属”等方向的论文数量、引用率一目了然,帮你避开“红海领域”,锁定“蓝海方向”。在医学论文中,它会提醒“临床试验”与“观察性研究”的适用场景差异。功能,像一台高精度“学术雷达”,通过深度解析全球学术数据库,生成领域研究热力图,让选题从“拍脑袋”决策变为“数据驱动”的精准制导。的智能工具正以“六维超能引擎”的姿态,彻底颠覆传统写作模式,让论文从“地狱级挑战”秒变“
随着国产化替代深入,国产时序数据库正从"政策适配"转向"技术突围"。中电科金仓针对国内高设备基数、国产化生态等独特需求,重构底层架构:1)采用时间分区+列式混合存储,压缩比达1:50;2)异步写入+多副本保障,单机写入15万条/秒;3)双层索引优化查询,百万设备20ms响应;4)智能冷热数据分层,存储成本降90%。已在工业制造、金融、能源领域成功替代InfluxDB、Oracle等国外产品,实现毫
本文基于 四维十问 框架,从性能、场景、运维和生态四个维度,对TDengine、KaiwuDB、Apache IoTDB和DolphinDB四款国产时序数据库进行深度对比分析。TDengine在工业物联网领域表现突出,写入性能达5000亿行/天;KaiwuDB采用多模融合架构,支持边缘计算;IoTDB专为物联网优化,具备10倍压缩能力;DolphinDB则聚焦金融领域,提供毫秒级响应。企业应根据实
工业企业正在经历从“自动化”走向“数据驱动运营”的关键阶段:预测性维护、质量追溯、能耗优化、异常检测、工艺优化以及工业 AI/大模型协同等应用被寄予厚望。数据可用但不可信,结论可算但不可用。根因在于工业数据与传统业务数据的生产条件完全不同:高频时序、强实时、强物理约束、强上下文依赖、持续变化、且治理失效的代价可能直接影响安全与连续生产。由此,工业数据治理不是通用数据治理在工业领域的“套壳”,而是一
虽然InfluxDB在轻量级、专用型时序场景中表现出色,但随着企业业务复杂度不断提升,单一用途数据库的局限性日益显现。越来越多的企业开始寻求既能处理事务又能高效管理时序数据的统一数据平台。金仓通过多模架构融合能力与专业迁移工具支持,正在帮助用户逐步解决“不敢用、不愿用、不会用”的核心痛点。无论是从技术可行性、迁移安全性还是长期演进角度,金仓都提供了较为完整的解决方案路径。展望未来,随着AIops、
Sora通过扩散模型与Transformer的结合,在长视频生成、动态一致性上领先同类产品,但提示解析能力仍需优化。国产Vidu在动画领域表现亮眼,而Runway等工具更适合快速原型设计。其应用已渗透影视、教育、应急指挥等场景,未来或推动元宇宙内容生产革新。1.Sora vs 可灵(Pika)、海螺(Runway)2.国产对标产品:Vidu。一、Sora技术实现原理。3.语义理解与生成能力。1.创
文件结构:每个Java源文件(`.java`)只包含一个public类,文件名与类名一致(如`MyClass.java`)。访问修饰符:明确指定`public`、`private`或`protected`,限制字段和方法的可见性。Javadoc注释:用于公共类、方法和字段,使用`/ ... */`格式。控制语句(如`if`, `for`)后加空格,例如:`if (condition) { ...
多级评论和消息推送是论坛系统的核心功能,良好的实现能够显著提升用户体验。多级评论推荐使用路径枚举法,在查询效率和实现复杂度间取得平衡消息推送首选WebSocket方案,配合消息队列实现异步解耦前端采用组件化开发,支持评论树的无限层级渲染随着技术的发展,未来的论坛系统可以进一步探索:- 基于机器学习的内容推荐和智能过滤- 支持Markdown和富文本的混合编辑体验- 微服务架构下的实时通信方案- 移
视觉对位系统是一种利用图像处理技术,通过摄像头或其他视觉设备获取目标物体的位置和姿态信息,并根据计算结果进行自动控制的技术。常见的应用包括工件定位、自动检测、机器人抓取等。??在这些应用中,视觉系统能够精确地测量和对比目标物体的位置和方向,从而实现自动化的高精度操作。通过C#、WPF和OpenCV的模块化开发,我们能够构建一个高效、灵活且可扩展的视觉对位系统。该系统不仅满足了工业应用中的高精度要求
是一款专为物联网、工业互联网等场景设计并优化的大数据平台,其核心模块是高性能、集群开源、云原生、极简的时序数据库。它能安全高效地将大量设备每天产生的高达 TB 甚至 PB 级的数据进行汇聚、存储、分析和分发,并提供 AI 智能体对数据进行预测与异常检测,提供实时的商业洞察。
Elastic Observability 最新版本(8.9+)中最受欢迎的可观测性集成现在默认使用具备存储成本优势的时间序列索引模式来存储指标数据。Kubernetes、Nginx、System、AWS、Azure、RabbitMQ、Redis 等常用的 Elastic Observability 集成都已启用时间序列数据流(TSDS)。
百度2025年推出的信息流端到端内容理解与序列生成技术,通过"理解-生成-分发-反馈"闭环体系实现多模态内容融合与个性化推荐。该技术采用自回归统一建模框架,支持跨模态数据编码与动态Token量化,结合用户反馈持续优化内容生成。已成功应用于百度信息流、数字人直播等场景,显著提升用户时长和商业转化,并在自动驾驶、智慧城市等领域展现潜力。作为AI内容生态重构的核心技术,其模块化设计和
摘要:TDengine ODBC驱动程序支持Windows系统应用通过标准接口访问TDengine时序数据库,提供WebSocket(推荐)和原生两种连接方式,其中WebSocket兼容性更优且支持云服务。安装需匹配应用程序架构(32/64位)并配置数据源名称,支持多种编程语言通过ODBC API交互。驱动程序持续更新功能并优化性能,最新版本支持视图、二进制数据类型及工业软件兼容适配。详细配置方法
taosX 通过 SQL 查询源集群数据,并把查询结果写入到目标数据库。具体实现上,taosX 以一个子表的一个时间段的数据作为查询的基本单元,将要迁移的数据分批写入目标数据库。history模式。指迁移指定时间范围内的数据,若不指定时间范围,则迁移截至创建任务前的所有数据。迁移完则任务停止。realtime模式。同步从任务创建时间起之后的数据,若不手动停止任务则任务会持续运行。both模式。先执
taosAdapter 是一个 TDengine 的配套工具,是 TDengine 和应用程序之间的桥梁和适配器,实例运行在服务器上,对外提供 Restful 及 WebSocket 的无需安装 TDengine 客户端的轻量化访问 TDengine 接口服务。TDengine 的各语言连接器通过 WebSocket 接口与 TDengine 进行通信,因此必须安装 taosAdapter。
"prompt":"AcreativeandvisuallyengagingHTMLarticlerelatedto'儿童编程学习班',includingasubtitleafterthemaintitlewithaseparator.Thecontentshouldbeinformative,withatleast300words,andstructuredinHTML,startingwith
我们简单分析这样的一个应用场景:一个智能手表和一副蓝牙耳机,它们通过蓝牙都连接到了一个手机上。智能手表需要的功能有:实时显示手机来电/消息提醒(低延迟信号传输)同步健康数据(如心率、步数、睡眠等)播放控制音乐(音频控制命令)手表固件升级(OTA 数据传输,数据量较大)蓝牙耳机需要的功能有:音乐播放/电话控制(控制命令)电话语音通信(语音通话)音乐播放(音乐数据流)消息提醒、健康数据、音乐控制、固件
数据库类型全解析摘要 本文系统介绍了多种数据库类型及其应用场景,包括: 关系型数据库(MySQL、PostgreSQL等):适用于结构化数据存储,提供强一致性和复杂查询能力,但扩展性较差。典型应用包括企业系统、电商平台和金融交易。 时序数据库(InfluxDB、Prometheus等):专为时间序列数据优化,适合监控系统、IoT设备数据和高频金融数据,具有高写入性能和高效时间范围查询能力。 物联网
文本分析的背景及需求随着信息量的激增,如何快速准确地从大量的文本中提取出有价值的关键信息成为了一个迫切的需求。Java作为一种广泛使用的编程语言,凭借其强大的文本处理能力,成为进行文本分析的首选工具。Java的文本分析方法Java通过各种文本分析方法,如正则表达式、分词技术、自然语言处理(NLP)和机器学习,可以有效地从原始文本中提取关键信息。例如,使用Apache Lucene、Stanford
本系统通过JavaEE分层架构实现了图书管理的核心流程,具备高内聚、低耦合的特性。未来可扩展的方向包括:微服务化:将借阅、检索等功能拆分为独立服务,结合Spring Cloud实现分布式部署。全文检索:集成Elasticsearch提升复杂查询效率。自动化运维:通过Docker容器化部署,实现持续集成。参考文献1. Spring官方文档(2024)· Transaction Management。
【时间序列分类】DifferenceGuided Representation Learning Network for Multivariate Time-Series Classification多变量时间序列(MTS)因其广泛的应用场景(如医学、多媒体、制造业、动作识别和语音识别等)而成为研究热点。然而,传统 MTS 分类方法未能充分建模时差信息,而这一关键信息能够揭示数据的动态演化特性。针
2018年BERT横空出世,在11项NLP任务中刷新记录,标志着预训练语言模型时代的到来。self.sentiment = nn.Linear(1024, 3)# 积极/中性/消极。BERT的工程化落地本质是算法创新与工程优化的平衡艺术。target_modules=["query", "value"],# 目标模块。data = torch.randn(1, 3, 512).cuda()# 示例
WebRTC(Web Real-Time Communication)是一种开源项目,旨在支持在网页浏览器中进行实时的音频、视频和数据共享,无需安装插件或额外的客户端。WebRTC的关键特性之一是它能提供点对点的通信模式,这在低延迟和高质量音视频传输方面发挥了重要作用。通过对WebRTC信令优化和SFU架构的深入探讨,我们可以看出,实时音视频技术的优化是一个综合性的工程,不仅需要精细化的信令优化,
1、deepseek2、Kimi3、智谱清言4、文小言 5、globaldossier6、豆包 7、百度学术8、JPO
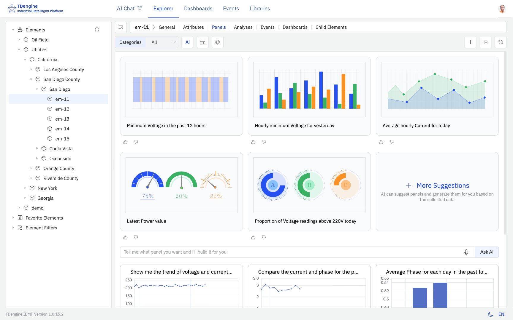
deepseek 搭建 IDMP 需要的元素
网络延时总网络延时 = 传输延时 + 传播延时 + 处理延时 + 排队延时实际用网络时,常关注三种延时,它们对应不同场景:1. 单向延时(One-Way Latency)定义:数据从发出到对方收到的 “单程” 时间。适用场景:对时间特别敏感的情况,如实时通信、卫星通信。测量难点:需要让发数据和收数据的设备时间完全一致,不平时很少用这种方式测。2. 往返延时(Round-Trip Time, RTT
2025年时序数据库行业盘点显示市场格局正在收缩,产品数量从55个减少到41个,但需求持续增长。行业竞争焦点已转向能否支撑复杂业务、控制长期成本和满足智能化需求。人大金仓(KES TSDB)选择了一条融合路线:在存储成本方面采用分层压缩和冷热分离策略;在数据处理上将时序数据与关系数据统一处理,支持复杂SQL分析;在AI应用上保持开放,为智能分析构建多模态数据基础。不同于专用时序数据库的单一功能定位
AI Agent(智能代理)是一种能够自主执行任务、根据环境变化做出智能决策的系统。在软件开发中,Agent的作用不仅限于自动化处理重复性工作,还能够在更高层次上进行复杂的任务协作、数据分析以及业务逻辑的优化。Agent的自动化特性使得它能够通过机器学习和深度学习等技术,实时学习并适应不同的开发场景。在前后端开发中,AI Agent可以帮助开发者自动化许多琐碎的任务,如代码生成、单元测试、UI设计
摘要:某智能电网项目采用KES多模数据库完成127TB时序数据零丢失迁移,解决了传统数据库在高并发写入、海量存储和复杂查询方面的性能瓶颈。迁移采用"全量+增量"分阶段同步方案,确保数据一致性,并通过KFS工具实现自动格式转换。迁移后系统写入延迟降至10毫秒内,查询响应达毫秒级,AI故障预测准确率提升至98.6%。KES凭借多模型支持、高效时序处理引擎和高可用架构,为智能电网提供
我用剪映剪辑几个月在AMD文件夹里的MmdAthenaDumps有30万个文件,占了300多G内存.关于使用剪映的后C盘变大问题。
时序数据库
——时序数据库
联系我们(工作时间:8:30-22:00)
400-660-0108 kefu@csdn.net