登录社区云,与社区用户共同成长
邀请您加入社区
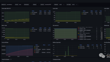
本文详细介绍如何为 AMD Instinct MI300X GPU 集群构建生产级监控体系。通过 rocm-smi-exporter 采集 GPU 核心指标,使用 Prometheus 进行数据存储,Grafana 实现可视化看板,并配置智能告警规则(过热、OOM、异常降频)。同时集成 ELK Stack 进行日志收集与分析,提供完整的故障排查手册。实测表明,该监控体系可将故障发现时间从 30 分
本文详细介绍了基于Prometheus监控Hadoop集群的完整方案。通过JMX Exporter将Hadoop组件暴露的JMX JSON指标转换为Prometheus可识别格式,采用文件发现机制实现自动采集,最终通过Grafana实现可视化监控。文章从原理到实践,涵盖核心组件配置、Prometheus部署、Grafana仪表盘搭建全流程,并针对"网页解析失败"等常见问题提供解
本文详细介绍了Prometheus官方工具blackbox_exporter的安装部署与配置方法。该工具支持HTTP、TCP、ICMP等多种协议探测,可实现端口存活检测、接口可用性监控、主机探活等功能。文章以192.168.38.148服务器为例,从环境准备、二进制包下载、服务配置到Prometheus集成,提供了完整的操作步骤。重点讲解了四种监控场景的配置方法,包括HTTP请求测试、POST接口
Beszel是一款轻量级服务器监控工具,支持Docker部署和多主机管理。它通过中心hub+agent模式运行,可监控CPU、内存、磁盘、网络等基础指标及Docker容器状态。安装仅需一个docker-compose配置文件,占用资源低且无需额外数据库。本文详细介绍了在极空间NAS上部署Beszel的步骤,包括SSH连接验证、Docker环境检查、容器部署及客户端添加方法,支持Linux Dock
本文介绍了一种通过内网穿透实现远程监控服务器状态的方案。首先在CentOS 7上安装node_exporter并配置为systemd服务,然后通过Prometheus采集系统指标数据。为解决公网访问问题,使用cpolar工具将node_exporter的9100端口穿透到公网,生成固定二级域名地址。最终实现无论服务器位于何处,都能通过公网地址远程监控其CPU、内存、磁盘等系统状态。该方案避免了传统
本文深入探讨了Selenium自动化测试中的异常处理技术。首先分析了异常处理的重要性,指出其能保障测试稳定性和可靠性。接着详细介绍了Selenium中的主要异常类型,包括WebDriver异常、元素交互异常和时间相关异常等。文章重点讲解了三种异常处理方法:使用try-catch捕获异常、日志记录和重试机制,并通过两个典型案例(处理NoSuchElementException和TimeoutExce
文章摘要: 本文系统介绍了Prometheus生态中的四大监控组件: Blackbox_exporter:实现HTTP/TCP/ICMP等黑盒探测,通过relabel_configs实现多目标监控,关键指标包括probe_success、响应耗时等,支持SSL证书过期告警。 Domain_exporter:监控域名过期时间,通过WHOIS协议查询并暴露domain_expiry_days指标,告警
本文介绍了机器学习模型监控系统的架构设计与实现方法。系统采用Prometheus和Evidently双引擎架构,通过时序数据关联实现精准问题定位。主要内容包括:1)系统架构设计,展示核心组件交互与关键技术选型;2)监控指标体系构建,提出模型健康度评估公式;3)Prometheus集成方案,包含自定义Exporter开发和告警规则设计;4)深度诊断方法,如漂移特征定位流程和Evidently报告解析
LSTM-Multihead-Attention回归预测 基于长短期记忆神经网络(LSTM)结合多头注意力机制(Multihead-Attention)多变量回归预测[可以修改为时序预测,前]LSTM-Multihead-Attention回归预测 基于长短期记忆神经网络(LSTM)结合多头注意力机制(Multihead-Attention)多变量回归预测[可以修改为时序预测,前]、评价指标包括:
Oh My OpenCode是基于OpenCode的多智能体协作插件,最新3.2.1版本包含四大核心智能体:Sisyphus(默认主智能体,负责架构规划)、Prometheus(知识检索专家)、Atlas(上下文管理者)和Hephaestus(新增的工匠型执行者)。这些智能体各司其职,协同完成从架构设计到代码生成的全流程开发任务。该工具支持多仓库结构、20+自动化Hooks和完整LSP支持,通过模
服务器跑着跑着就挂了,等用户报障才知道——这种事做运维的应该都经历过。监控和告警不是可选项,是基础设施的一部分。这篇文章解决一个具体问题:如何在 Linux 服务器上从零搭起一套完整的监控告警系统。Prometheus 负责采集指标和触发告警规则,Node_Exporter 负责暴露服务器 CPU、内存、磁盘等系统指标,Alertmanager 负责聚合告警和发送邮件通知,cpolar 把本地服务
DNS 服务发现是 Prometheus 中一种动态的服务发现机制,通过 DNS 记录自动发现需要监控的目标,无需手动维护配置文件。yamltype: SRV# 重新标记配置# 提取服务名称# 提取主机名# 添加环境标签特性DNS 发现文件发现配置复杂度低中动态性高(实时)低(需修改文件)依赖服务DNS 服务器无适用场景动态环境静态环境负载均衡支持 SRV 权重需手动配置。
摘要:本文系统介绍了Prometheus监控系统的理论基础,涵盖监控核心概念、方法论、架构特点及数据模型。主要内容包括:1)监控系统的五大价值(预警、追溯、趋势分析等)和目标分层;2)三大监控方法论(四大黄金指标、USE、RED)及其适用场景;3)Prometheus的核心特点(多维数据模型、PromQL查询语言等);4)数据采集机制(Pull/Push模式);5)时间序列数据模型和标签系统。文章
Elastic 9.4正式发布,带来多项创新功能。该版本在AI、可观测性和安全领域实现突破,包括:扩展的AgentBuilder支持技能、连接器等新原语;Elastic Workflows实现自动化与推理结合;原生Prometheus/PromQL支持和TSDB性能提升2.6倍;四项实体分析能力增强安全运营;GPU加速向量索引性能提升12倍。此外,ES|QL查询语言新增子查询等功能,Kibana增
Kamailio + Prometheus 集成方案 本文提供了一套完整的 Kamailio 与 Prometheus 监控集成方案,包含可立即执行的配置和脚本。主要内容包括: 环境准备:安装必要的依赖和 Go 语言环境 安装 exporter:编译部署 kamailio-exporter 并配置为系统服务 Kamailio 配置:启用 HTTP 统计接口暴露呼叫、队列等核心指标 Promethe
如果你用的是 RocketMQ、MySQL、Nginx 等中间件,也可以监控它们的 QPS(比如 RocketMQ 的生产/消费 TPS,参考 []),我可以给你对应的 exporter 配置!错误率sum(rate(http_requests_total{status=~"5.."}[1m])) / sum(rate(http_requests_total[1m]))- QPS 相关:http_
对于存在权重为负的环路的有向图,我们可以使用 Bellman-Ford 算法的一个变种来检测并列出该环路上的所有节点。Bellman-Ford 算法通常用于检测图中是否存在负权重的环路,并可以找出从源点到所有其他节点的最短路径(如果存在负权重环路,则不存在最短路径)。为了找出环路上的所有节点,我们可以稍微修改算法的执行过程。
本文详细介绍了如何部署和监控deepseekr1模型。首先,通过下载模型、安装vllm并使用vllm部署deepseekr1,完成模型的安装和启动。接着,通过Prometheus进行监控配置,并利用Grafana进行可视化展示。此外,还设置了Prometheus的告警规则,包括文件描述符告警和GPU缓存压力告警,以确保系统稳定运行。最后,通过alertmanager和PrometheusAlert
本文承接监控告警系列,基于已跑通的 Prometheus+Alertmanager 邮件告警链路,避开 Grafana 原生告警面板兼容性坑点,通过 PromQL 直接查询告警指标,3 分钟快速搭建独立、直观的告警总览大屏,实现服务器状态实时可视化,完成监控采集、告警、通知、大屏展示全链路闭环。
本文记录 37 岁老码农实战搭建 Prometheus+Alertmanager 监控告警全过程,从 Docker Compose 一键部署开始,完整踩坑并解决 QQ 邮箱发不出告警、抑制规则吞消息等问题,最终实现服务器宕机自动邮件告警,全链路可直接复用。
掌握这一块,你得到的不仅是一个工具,更是一种用数据驱动运维和决策的思维方式。第一阶段,通过动手搭建,建立起从"数据采集(Exporter)-> 存储查询(Prometheus)-> 可视化(Grafana)"的完整链路。第二阶段,通过深入理解PromQL、Metrics类型、动态仪表盘等核心机制,你将能随心所欲地构建出贴合业务需求、洞察系统一切的监控大屏。你想监控的目标需要的"采集器"关键关注指标
基于 RHEL 9.5 从零搭建 K8s 集群(1 Master + 3 Node),部署 Flannel 网络和 nginx 微服务,搭建 Harbor 私有镜像仓库实现集群内镜像拉取,并在 Ubuntu 主机上部署 Prometheus + Grafana + Alertmanager 监控体系,配置钉钉 Webhook 实现告警通知。全程记录了 RHEL 无 yum 源、pause 镜像拉取
Prometheus(普罗米修斯)是一款开源的,最初由 SoundCloud 开发,2016 年加入 CNCF(云原生计算基金会),是继 Kubernetes 之后的第二个毕业项目。官网:https://prometheus.io/docs/introduction/overview/
本文是博主JAVA监控技术系列的第四篇,前面已经聊过了JMX、Spring actuator等技术,本文我们就将依托于Spring actuator+监控组件prometheus+数据可视化组件grafana来实现对Spring Boot应用的可视化监控。Spring Boot 监控_springboot 监控-CSDN博客【监控】spring actuator源码速读-CSDN博客先看看整个pr
fix-monitor-final.yaml文件的作用:Helm Chart 的自定义配置文件,用于覆盖 kube-prometheus-stack 默认参数,实现:使用阿里ACR镜像源(避免拉取失败)开启/关闭组件(如 node-exporter)配置监控目标(如外部 MariaDB)设置 Grafana 访问方式(NodePort + 密码)调整存储、安全、网络等高级选项什么是 CRD?
转行进入网络安全领域是一个前景广阔的选择,但也需要系统的学习和实践积累。通过掌握网络安全基础、相关技术和工具,获得认证,积累项目经验,并保持持续学习,你可以逐步成为该领域的专家。⑴ 基础知能 ① 计算机网络基础:了解TCP/IP协议、OSI模型、常见网络协议(如HTTP、DNS、SSL/TLS等)及其工作原理。 ② 操作系统知识:熟悉Linux和Windows操作系统的基本使用,尤其是Linu
摘要: 传统运维常陷入“出问题才查日志”的被动模式,而Prometheus + Grafana可将大数据平台(如Kafka/Spark/Flink)转变为“会说话”的可观测系统。核心价值在于: 主动感知异常:通过实时采集Metrics(如CPU、Kafka Lag、Flink延迟)并可视化,提前发现性能劣化,而非事后救火。 三层监控体系: 基础资源(CPU/内存) 服务状态(JVM/GC) 业务语
本文介绍了使用Prometheus+Grafana搭建应用监控体系的实践过程。首先在Spring Boot应用中集成监控采集能力,通过Micrometer暴露指标数据;然后利用Docker Compose部署监控平台,配置Prometheus抓取应用指标;最后在Grafana中实现数据可视化展示。该监控体系为后续JMeter压测营销系统抽奖接口提供了性能观测基础,同时建立了可持续的系统稳定性保障机
广度: 面向企业安全建设的核心场景(渗透测试、红蓝对抗、威胁狩猎、应急响应、安全运营),本知识库覆盖了从攻击发起、路径突破、权限维持、横向移动到防御检测、响应处置、溯源反制的全生命周期关键节点,是应对复杂攻防挑战的实用指南。Prometheus 是一款开源的、可扩展的、企业级的网络监控和警报工具。深度: 本知识库超越常规工具手册,深入剖析攻击技术的底层原理与高级防御策略,并对业内挑战巨大的APT攻
容错性验证场景:20%噪声数据注入下的稳定性测试。视频特征库:标记5000条内容的128维特征向量。数据污染攻击:恶意注入30%错误标签验证鲁棒性。负载突变测试:1秒内流量激增300%的自动扩容。用户行为工厂:生成2000+特征组合的测试账号。网络分区实验:模拟机房故障时的降级策略触发。10次交互内推荐准确率>65%相似内容抑制率>90%
为此,省赚客APP构建了基于Metrics(指标)、Logs(日志)、Traces(链路追踪)三位一体的可观测性体系,深度融合Prometheus、Grafana与SkyWalking,实现了从基础设施到业务逻辑的全景监控与秒级故障定界。所有日志统一收集至Elasticsearch,通过在Grafana或Kibana中点击TraceID,即可直接跳转查看该链路对应的所有微观日志,实现“一键下钻”式
时隔一年多以后再次看本文,依然给我一些启发,尤其是经过一定量的实践以后,发现信息收集真乃漏洞挖掘(渗透测试)的本质,这里再次回顾一下本文,尤其是里面如何评估一个项目(目标)的难度,值得学习与借鉴,对于新手而言,学会寻找"软柿子"很重要!
摘要 本文系统记录了全球首座全自动极地测试场的技术探索历程。该实验室位于南纬80°22',核心使命是验证AI系统在-60℃±5℃极端环境下的失效边界。测试覆盖硬件层(SSD延迟暴增3000%、GPU掉线等)、软件层(线程调度延迟指数增长)及系统级(分布式雪崩效应)故障。研究团队创新开发了EETFv3.0测试框架和量子隧穿传感器等监测技术,将故障预测准确率提升至92.3%。成果包括提出环境强度因子(
【摘要】本文详细介绍在Windows系统搭建PostgreSQL监控系统的完整方案。通过Prometheus采集数据库指标,Grafana实现可视化展示,配合postgres_exporter作为中间桥梁。内容涵盖:1)环境准备要求;2)Prometheus安装配置步骤;3)Grafana安装与数据源设置;4)postgres_exporter的部署与数据库权限配置;5)推荐使用ID 9628仪表
日志存储和搜索Logstash:日志处理和转发Kibana:日志可视化✅ELK Stack部署✅Filebeat配置:DaemonSet部署✅最佳实践:配置建议。
在 prometheus 操作符版本 v0.79.0 和 v0.79.1 中,该操作符未被识别,导致验证错误(不支持的值:“doesnnotexist”)并拒绝 ServiceMonitor。在受影响的版本中,解决方法是编辑使者服务监视器('kubectl -n istio-system edit servicemonitor envoy-stats-monitor'),并将操作员更新为“!Pro
摘要:本文介绍了将K6性能测试指标接入Prometheus和Grafana监控体系的集成方案,解决传统测试报告中数据孤岛和时效滞后问题。通过Pushgateway中间层实现K6测试数据的实时采集,Prometheus存储管理,Grafana可视化展示。文章详细说明了配置步骤,包括K6自定义指标输出、Prometheus采集设置和Grafana看板设计,并以容量规划验证场景为例展示了实际应用效果。最
集群运行后,内部实际状况难以直接察觉,比如作业运行快慢、是否存在异常等,开发人员无法实时查看所有 Task 日志,尤其在作业规模大或数量多的情况下,Metrics 能有效助力开发人员了解作业当前状况。从 Flink 的源码结构可知,Flink 官方支持 Prometheus,并提供了对接 Prometheus 的 jar 包,集成过程十分便捷。刷新 Prometheus 页面,若能看到 Flink
metrics。
2、编写ServiceMonitor yaml文件并部署。1、helm部署es-exporter。3、编写rules yaml文件。4、导入grafana id。
prometheus
——prometheus
联系我们(工作时间:8:30-22:00)
400-660-0108 kefu@csdn.net