登录社区云,与社区用户共同成长
邀请您加入社区
本文介绍了 AMQP 跨语言跨平台的核心特性,以及 SpringAMQP 对 AMQP 协议的 Spring 风格封装和其两大组成部分;并介绍了RabbitMQ 以交换机、队列、绑定为核心的四大模型(WorkQueues,Fanout,Direct,Topic);介绍他们的特点,解决的问题,相应的控制台实现,并举了一些代码实例来辅助说明他们。
摘要: DeepSeek-V4在2025年成为超越GPT-4的AI编程助手,通过混合专家模型(MoE)和128K上下文支持,显著提升代码生成质量与效率。实测显示,其在跨文件追踪(89%准确率)、遗留系统迁移(如COBOL转Java)及算法优化(如物流路径规划)等任务中表现优异。开发者效率公式$$\eta=1-\frac{T_{\text{AI}}}{T_{\text{manual}}}$$量化显示
In the current competitive job market, some people may consider use fake diploma for job, From a sense of despair or a desire to meet realistic employment requirements, this method may seem attractive
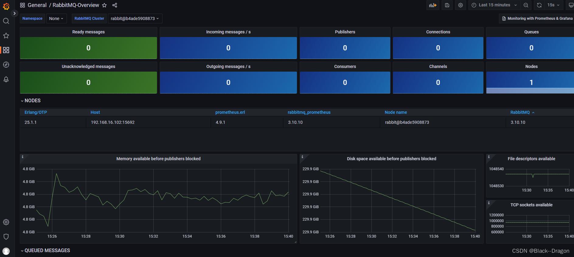
【前言】自2022年末推出此工具以来,相关文章已被圈内顶尖的几家.NET头条号转载,而且短短数月,已有超100个团队/个人开发者使用它来操控RabbitMQ消息队列,反响可谓十分火爆。故本次经典重现,以飨读者。支持.Net Core(2.0及以上)/.Net Framework(4.5及以上),可以部署在Docker, Windows, Linux, Mac。RabbitMQ作为一款主流的消息队列
RabbitMQ 简单模式(Simple)核心原理与代码实现 摘要 本文详细介绍了RabbitMQ简单模式的工作原理和Java实现。简单模式是最基础的RabbitMQ消息传递模式,采用"生产者→队列→消费者"的直线流程。文章首先解释了RabbitMQ的核心概念,包括生产者、消费者、队列、交换机和路由键等组件。随后通过Mermaid流程图直观展示了消息流动过程。在代码实现部分,提
2026年AI训练将趋向低成本化,DeepSeek平台通过复刻V4训练管线实现高效微调。当前训练大型模型面临计算资源、能源消耗和数据成本等挑战。DeepSeek采用分布式训练优化、混合精度计算和智能数据采样等关键技术,结合模型剪枝、量化和知识蒸馏,使训练成本降低40%。实战案例显示,在消费级GPU上微调医疗文本分类模型仅需1美元成本,准确率提升7%。展望2026年,自适应算法和联邦学习等创新有望进
本文介绍了如何使用Spring Boot快速集成RabbitMQ实现一个简单的"Hello World"消息队列程序。主要内容包括: RabbitMQ核心概念:生产者、消费者、队列、交换机和路由键 环境准备:通过Docker快速部署RabbitMQ服务 项目创建:使用Spring Initializr添加Spring Web和AMQP依赖 配置连接:在application.y
设计一个安全的IM(Instant Messaging)消息系统是保障用户隐私和数据安全的关键。以下将从数据加密、认证与授权、防护措施、隐私保护等多个角度详细阐述IM消息系统的安全性设计。
更厉害的是“AI痕迹消除”技术,通过模拟人类写作的词汇偏好与句式特征,规避检测工具对AI生成内容的敏感识别,让文本更符合学术表达习惯。毕业论文的写作,从来不是一场“孤独的修行”。书匠策AI的出现,让选题更精准、逻辑更清晰、内容更学术、格式更规范,同时坚守学术伦理的底线。它不是要取代你的思考与创作,而是用智能技术解决选题迷茫、逻辑混乱、表达低效等痛点,让你在保留学术自主性的同时,获得更高效的写作支持
本文详细介绍了在Windows环境下安装RabbitMQ的完整流程。主要内容包括:版本兼容性检查(强调Erlang与RabbitMQ的版本匹配)、手动安装的三大步骤(安装Erlang、安装RabbitMQ Server、启用管理插件)、安装验证方法、常见问题解决方案,以及Chocolatey等可选安装方式。文章特别提醒注意路径设置、生产环境配置建议和正确的卸载顺序,并推荐参考官方文档解决问题。最后
摘要:科研项目申报中可行性报告撰写和经费预算编制是关键环节,传统方法效率低且对研究者要求高。DeepSeek作为AI助手,通过自然语言处理技术可显著提升申报材料质量与效率。本文系统探讨了DeepSeek在可行性报告撰写(包括项目概述、技术分析、资源论证等模块)和预算框架构建(设备费、材料费等科目智能生成)中的应用方法,并提供了实施路径、风险控制及效益评估。
通过书匠策AI,他输入“互动频率(1-10分)”“学习满意度(1-5分)”“样本量200”,系统生成的数据显示:当互动频率≥7分时,学习满意度显著提升(p<0.05)。数据清洗是分析的第一步,书匠策AI让这一过程从“手动筛选”变成“一键智能处理”,大大提升了数据质量,让后续分析“站在巨人的肩膀上”。,微信公众号搜一搜“书匠策AI”),就像给学术江湖注入了一股“魔法”——它用AI技术把数据分析变成了
书匠策AI在设计时明确区分“建议”与“决策”——它提供数据驱动的分析、效率提升的工具,但最终的学术判断、论文质量与学术诚信仍由研究者本人负责。它像一位懂学术规则、知学子痛点的“隐形教练”,用智能技术为论文写作注入全新动能,让每一篇论文都成为思想与技术的完美共舞。,微信公众号搜一搜“书匠策AI”)正以“六维超能引擎”的姿态,为毕业论文写作注入全新动能,让学术探索从“艰难跋涉”变为“轻松航行”选题是论
毕业论文的写作,是一场与时间、信息、逻辑的博弈。但有了书匠策AI的陪伴,你可以告别焦虑,拥抱高效——它不仅是你的“智能外挂”,更是你学术探索路上的得力伙伴。无论是本科论文还是硕士毕业设计,书匠策AI都能帮你从“信息迷雾”中突围,让每一篇论文都成为思想与技术的完美共舞。访问书匠策AI官网,或微信公众号搜一搜书匠策AI,开启你的智能科研之旅——让学术之路因智能而更高效、从容!
例如,“算法偏见”“数据隐私”“责任归属”等方向的论文数量、引用率一目了然,哪些领域“过热”、哪些方向“待开发”清晰可见。的智能工具横空出世,它不是简单的文字生成器,而是集选题导航、逻辑架构、内容精修、格式规范、查重降重、学术诚信检查于一体的“六边形战士”,用六大核心功能将论文写作从“地狱级挑战”秒变“通关游戏”。例如,在“量子计算”领域,AI会提示“后量子密码学的标准化进程”尚未被充分讨论,让你
比如,“算法偏见”“数据隐私”“责任归属”等方向的论文数量、引用率一目了然。它不是简单的文字生成器,而是集选题导航、逻辑架构、内容精修、格式规范、查重降重、学术诚信检查于一体的“学术全能助手”,让你的论文写作从“地狱级挑战”秒变“通关游戏”比如,输入“区块链在医疗领域的应用”,它会提示“区块链在罕见病数据共享中的隐私保护”这一冷门但极具潜力的方向,让选题从“拍脑袋”变为“数据驱动”书匠策AI的“内
更厉害的是,其“AI痕迹消除”技术可模拟人类写作的词汇偏好与句式特征,使文本更符合学术表达习惯,有效规避检测工具对AI生成内容的敏感识别。,微信公众号搜一搜“书匠策AI”)的陪伴,你可以告别焦虑,拥抱高效——它不仅是你的“智能导航仪”,更是你学术探索路上的得力伙伴。,微信公众号搜一搜“书匠策AI”)。它不是简单的文字生成器,而是集选题导航、逻辑架构、内容精修、格式规范、查重降重、学术诚信检测于一体
输入关键词(如“人工智能伦理”),系统会生成近五年细分议题的研究热度曲线,标注“算法偏见”“数据隐私”“责任归属”等方向的论文数量、引用率,甚至预测未来趋势。它不仅是你的“智能外挂”,更是你学术探索路上的得力伙伴。:以“量子计算在密码学中的应用”为例,系统会呈现从Shor算法提出到后量子密码学发展的完整时间轴,并标注关键节点(如突破性成果、学术争议),避免重复研究,抓住前沿方向。例如,在“人工智能
毕业论文的写作,从来不是一场“孤独的修行”。书匠策AI的出现,让选题更精准、逻辑更清晰、内容更学术、格式更规范,同时坚守学术伦理的底线。它不是要取代你的思考与创作,而是用智能技术解决选题迷茫、逻辑混乱、表达低效等痛点,让你在保留学术自主性的同时,获得更高效的写作支持。访问官网,或微信公众号搜一搜“书匠策AI”,开启你的智能科研之旅——让每一篇论文都成为思想与技术的完美共舞,让学术之路因智能而更高效
对于无数毕业生而言,毕业论文堪称学术生涯的“终极BOSS战”——选题撞车、逻辑混乱、内容空洞、格式错乱、查重不过……这些难题像一道道关卡,让本就焦虑的学子们陷入“越写越慌”的恶性循环。但别怕!,微信公众号搜一搜“书匠策AI”)。它不是简单的文字生成器,而是集选题导航、逻辑架构、内容精修、格式规范、查重降重于一体的“学术全能外挂”,让论文写作从“地狱级挑战”秒变“通关游戏”!
输入关键词(如“人工智能伦理治理”),系统会生成近五年细分议题的研究热度曲线,并标注“算法偏见”“数据隐私”“责任归属”等领域的爆发点与空白区。更关键的是,其“AI痕迹消除”技术可模拟人类写作的词汇偏好与句式特征,有效规避检测工具对AI生成内容的敏感识别。系统会自动梳理文献中的分歧点,例如在“量子计算密码学”研究中,AI会指出“Shor算法破解RSA”与“后量子密码学防御”的矛盾,并推荐相关辩论论
例如,“算法偏见”“数据隐私”“责任归属”等方向的论文数量、引用率一目了然,帮你避开“红海领域”,找到“蓝海方向”。例如,在“人工智能伦理”领域,它会指出“算法透明性”与“商业机密保护”的矛盾,并推荐相关辩论论文,帮助学生跳出常规路径,切入学术前沿。,微信公众号搜一搜“书匠策AI”),就像一台“六维超能引擎”,用六大核心功能为你的论文写作提供全方位支持,让学术探索从“艰难跋涉”变成“轻松航行”。选
例如,“算法偏见”“数据隐私”“责任归属”等方向的论文数量、引用率一目了然,帮你避开“红海领域”,锁定“蓝海方向”。在医学论文中,它会提醒“临床试验”与“观察性研究”的适用场景差异。功能,像一台高精度“学术雷达”,通过深度解析全球学术数据库,生成领域研究热力图,让选题从“拍脑袋”决策变为“数据驱动”的精准制导。的智能工具正以“六维超能引擎”的姿态,彻底颠覆传统写作模式,让论文从“地狱级挑战”秒变“
微信公众号搜一搜“书匠策AI”)的出现,让选题更精准、逻辑更清晰、内容更学术、格式更规范,同时坚守学术伦理的底线。例如,在“碳中和政策”主题下,AI会展示“PSR模型”“利益相关者博弈分析”“空间计量模型”等方法的关联网络,并标注各环节的经典文献与前沿进展。,微信公众号搜一搜“书匠策AI”),就像一根“智能魔法棒”,用六大核心功能帮你轻松通关,让论文写作从“地狱级挑战”变成“通关游戏”选题是论文的
输入关键词(如“人工智能伦理”),系统会生成近五年细分议题的研究热度曲线,例如“算法偏见”“数据隐私”“责任归属”等方向的论文数量、引用率一目了然。毕业论文的写作,从来不是一场“孤独的修行”。例如,输入“区块链在医疗领域的应用”,它会提示“区块链在罕见病数据共享中的隐私保护”这一冷门但极具潜力的方向,让选题从“拍脑袋”变为“数据驱动”。对于每一位即将毕业的学生来说,毕业论文就像一场“学术马拉松”—
毕业论文的写作,从来不是一场“孤独的修行”。书匠策AI的出现,让选题更精准、逻辑更清晰、内容更学术、格式更规范,同时坚守学术伦理的底线。它不是要取代你的思考与创作,而是用智能技术解决选题迷茫、逻辑混乱、表达低效等痛点,让你在保留学术自主性的同时,获得更高效的写作支持。访问书匠策AI官网,或微信公众号搜一搜“书匠策AI”,开启你的智能科研之旅——让每一篇论文都成为思想与技术的完美共舞,让学术之路因智
例如,它会告诉你“算法偏见”“数据隐私”“责任归属”等方向的论文数量、引用率,让你一眼看清哪些领域“过热”,哪些方向“待开发”。:以“量子计算在密码学中的应用”为例,系统会呈现从Shor算法提出到后量子密码学发展的完整时间轴,并标注关键节点(如突破性成果、学术争议),帮你站在“巨人肩膀”上避开“重复造轮子”的陷阱。,微信公众号搜一搜“书匠策AI”),就像一位全能型学术教练,用六大核心功能帮你扫清障
更厉害的是“AI痕迹消除”技术,通过模拟人类写作的词汇偏好与句式特征,规避检测工具对AI生成内容的敏感识别,让文本更符合学术表达习惯。在AI时代,学术写作不再是一场“孤军奋战”的苦战,而是人与智能工具的“协同进化”。,微信公众号搜一搜“书匠策AI”)正以“学术六边形战士”的姿态,用六大核心功能为你的毕业论文保驾护航,让学术探索从“艰难跋涉”变为“轻松航行”选题是论文的“灵魂开关”,但传统选题方式往
输入关键词(如“人工智能伦理”),系统会生成近五年细分议题的研究热度曲线,比如“算法偏见”“数据隐私”“责任归属”等方向的论文数量、引用率一目了然。比如,输入“区块链在医疗领域的应用”,它会提示“区块链在罕见病数据共享中的隐私保护”这一冷门但极具潜力的方向,让选题从“拍脑袋”变为“数据驱动”。选题是论文的“灵魂”,但传统选题方式往往依赖导师经验或个人直觉,容易陷入“跟风研究”或“闭门造车”的困境。
更厉害的是“AI痕迹消除”技术,通过模拟人类写作的词汇偏好与句式特征,规避检测工具对AI生成内容的敏感识别,让文本更符合学术表达习惯。,微信公众号搜一搜“书匠策AI”)不仅是工具,更是每一位毕业生学术探索路上的“隐形教练”。,微信公众号搜一搜“书匠策AI”),就像给论文写作装上了“智能外挂”,用六大核心功能帮你扫清障碍,让学术小白也能轻松产出高质量论文。选题是论文的“灵魂开关”,但传统方式往往依赖
在这个智能化时代,书匠策AI不仅是工具,更是每一位毕业生学术探索路上的“隐形教练”。它让选题更精准、逻辑更清晰、内容更学术、格式更规范,同时坚守学术伦理的底线。无论是本科论文还是硕士毕业设计,书匠策AI都能帮你从“信息迷雾”中突围,让每一篇论文都成为思想与技术的完美共舞。访问书匠策AI官网。
毕业论文,是每个学子学术生涯的“终极关卡”。从选题时在茫茫文献中“大海捞针”,到搭建框架时像拼复杂的乐高,再到内容打磨时反复修改到崩溃,最后面对格式调整和查重降重时“抓耳挠腮”……传统写作模式像一场“体力与脑力的双重马拉松”。但如今,一款名为的智能工具正以“学术导航仪”的姿态,将论文写作从“艰难跋涉”升级为“轻松航行”。本文将用通俗易懂的方式,拆解书匠策AI的五大核心功能,带你解锁毕业论文的“超能
Rabbitmq关于guest用户登录失败解决方法:https://blog.csdn.net/doubleqinyan/article/details/81081673。RabbitMQ教程:https://blog.csdn.net/hellozpc/article/details/81436980。MQTT5新特性:https://blog.csdn.net/mrpre/article/de
本文介绍了基于Spring AI的多格式文档向量化微服务架构设计,通过工厂模式+模板模式实现动态派发处理。系统通过RabbitMQ接收后台变更消息(如公告/资料增删改),根据消息类型自动调用对应的向量化服务。设计包含IVectorService接口抽象、VectorServiceFactory工厂类、消息接收器CampusaiMessageReceiver等核心组件,实现低耦合、可扩展的架构。当新
对于无数毕业生而言,毕业论文是学术生涯的“终极关卡”——选题像在迷雾中找方向,框架搭建像拼复杂的乐高,内容打磨像雕琢玉石,格式调整像解九连环……传统写作模式中,每个环节都可能耗尽耐心与灵感。但如今,一款名为的科研工具正以“学术超能力”的姿态,将论文写作从“体力劳动”升级为“脑力协作”。访问书匠策AI官网,或关注微信公众号“书匠策AI”,让我们一起揭开这款工具如何用五大核心功能,让毕业论文从“地狱级
毕业季的钟声敲响,无数学生正对着电脑屏幕抓耳挠腮——选题撞车、逻辑混乱、查重不过、格式错乱……这些“学术噩梦”像幽灵般缠绕着每一个写论文的人。但别慌!今天我们要揭秘一位“学术魔法师”——,微信公众号搜一搜“书匠策AI”),它用AI黑科技将论文写作从“地狱模式”变成“轻松通关”,甚至能让你的论文从“及格线”跃升至“优秀榜”!选题是论文的“基因”,决定了研究的价值与创新性。但传统选题方式往往依赖导师经
例如,“算法偏见”“数据隐私”“责任归属”等方向的研究趋势一目了然,哪些领域“过热”,哪些方向“待开发”,清晰可见。以“区块链赋能供应链金融”为例,系统建议将“技术可行性”拆解为“共识机制效率”“智能合约安全性”“跨链互操作性”三个子模块,同时提示需补充“与传统金融的风险对比分析”以增强论证深度。,微信公众号搜一搜“书匠策AI”)正以“智能外骨骼”的姿态,为你的毕业论文之路注入科技力量,让学术写作
书匠策AI的出现,让选题更精准、逻辑更清晰、内容更学术、格式更规范,同时坚守学术伦理的底线。它不是要取代你的思考与创作,而是用智能技术解决选题迷茫、逻辑混乱、表达低效等痛点,让你在保留学术自主性的同时,获得更高效的写作支持。访问书匠策AI官网,或微信公众号搜一搜“书匠策AI”,开启你的智能科研之旅——让每一篇论文都成为思想与技术的完美共舞,让学术之路因智能而更高效、从容!
对于无数毕业生而言,毕业论文是学术生涯的“终极关卡”——选题像在迷雾中找方向,框架搭建像拼复杂的乐高,内容打磨像雕琢玉石,格式调整像解九连环……传统写作模式中,每个环节都可能耗尽耐心与灵感。但如今,一款名为的科研工具正以“学术导航仪”的姿态,将论文写作从“体力劳动”升级为“脑力协作”。本文将用通俗易懂的方式,拆解书匠策AI如何用六大核心功能,让毕业论文从“地狱级挑战”变为“通关游戏”。访问书匠策A
在学术江湖中,毕业论文堪称每位学子的“终极BOSS战”——选题撞车、逻辑混乱、查重不过、格式错乱……这些“学术陷阱”让无数人熬夜掉发。但如今,一款名为的智能工具正以“六边形战士”的姿态,将论文写作从“地狱级副本”变为“教学关卡”。本文将用通俗语言拆解其核心功能,带你解锁学术写作的“开挂模式”。访问书匠策AI官网。
对于无数毕业生而言,毕业论文堪称学术生涯的“终极关卡”——选题像在迷雾中找方向,框架搭建像拼复杂的乐高,内容打磨像雕琢玉石,格式调整像解九连环……传统写作模式中,每个环节都可能耗尽耐心与灵感。但如今,一款名为的科研工具正以“学术导航仪”的姿态,将论文写作从“体力劳动”升级为“脑力协作”。今天,我们就用通俗易懂的方式,拆解书匠策AI如何用六大核心功能,让毕业论文从“地狱级挑战”变为“通关游戏”。访问
在这个智能化的时代,书匠策AI不仅是工具,更是每一位毕业生学术探索路上的得力伙伴。它让选题更精准、逻辑更清晰、内容更学术、格式更规范,同时坚守学术伦理的底线。无论是本科生还是硕士生,无论是人文社科还是理工科,书匠策AI都能为你提供“问题导向的智能辅助”,让论文写作从“痛苦挣扎”变为“高效创作”。立即行动访问书匠策AI官网(),或微信公众号搜一搜“书匠策AI”,开启你的智能科研之旅!让每一篇论文都成
对于即将毕业的学子而言,完成一篇高质量的毕业论文,既是学术生涯的“成人礼”,也是一场与时间、信息、逻辑的“三重博弈”。例如,某学生想研究“人工智能在医疗领域的应用”,但面对海量文献,可能仅能关注到“算法优化”“数据隐私”等常见方向,而忽略更具创新性的细分领域。的科研工具正悄然改变这一局面——它不是简单的“代写机器”,而是通过数据驱动、智能辅助的方式,为论文写作注入“精准导航”与“结构化思维”的双重
在AI时代,学术写作不再是一场“孤军奋战”的苦战,而是人与智能工具的“协同进化”。书匠策AI通过选题导航、逻辑架构、内容精炼、格式优化和知识图谱五大功能,重构了毕业论文创作的全流程,让学术小白也能高效产出高质量论文。访问书匠策AI官网,或微信公众号搜一搜“书匠策AI”,开启你的智能科研之旅——让每一篇论文都成为思想与技术的完美共舞!
更令人惊喜的是其“AI痕迹消除”技术,通过模拟人类写作的词汇偏好与句式特征,使文本更符合学术表达习惯,有效规避检测工具对AI生成内容的敏感识别。,微信公众号搜一搜“书匠策AI”)正以“智能导航仪”的姿态,为你的毕业论文之路点亮明灯,让学术探索从“艰难跋涉”变为“轻松航行”功能,就像一位经验丰富的“学术雷达员”,通过深度解析全球学术数据库,生成领域研究热力图,让你一眼看清研究热点、空白点和争议点。选
rabbitmq
——rabbitmq
联系我们(工作时间:8:30-22:00)
400-660-0108 kefu@csdn.net