登录社区云,与社区用户共同成长
邀请您加入社区
本文介绍了一个基于Python和Django框架开发的旅游景点数据分析与预测系统。系统采用线性回归算法实现人流量预测,并利用Echarts工具进行多维度数据可视化展示。主要功能包括:数据分析大屏(评分分布、等级占比、价格趋势等图表)、城市/景点流量分布分析、价格评分与流量关系分析、数据中心管理、人流量预测(支持参数输入实时预测)、用户个人中心、注册登录及后台管理等模块。该系统为旅游管理者提供了数据
本文介绍了一个基于Python+PySpark+DeepSeek-R1大模型的B站弹幕评论情感分析系统。该系统通过整合分布式计算与深度学习技术,实现了高效精准的弹幕情感分析。技术架构包括数据采集层(B站API/爬虫)、数据处理层(PySpark分布式计算)和模型层(DeepSeek-R1大模型)。系统支持实时情感趋势分析、可视化展示和推荐系统集成,解决了传统方法效率低、准确率不足的问题。应用效果显
摘要:本文提出基于Python、PySpark和DeepSeek-R1大模型的B站弹幕评论情感分析系统。系统采用分层架构设计,通过PySpark分布式处理大规模弹幕数据,结合DeepSeek-R1大模型的语义理解能力进行情感分类,并实现可视化展示。实验结果表明,该系统在准确率(0.89)、召回率(0.87)和F1值(0.88)上优于传统方法,处理50万条弹幕仅需15分钟。该系统能为内容创作者和平台
本文探讨了基于Python+PySpark+DeepSeek-R1大模型的B站弹幕评论情感分析技术。研究指出弹幕数据具有海量、实时、语言多样的特点,传统分析方法面临数据稀疏、语义复杂等挑战。文章详细介绍了数据采集预处理流程(使用PySpark进行清洗、分词等)、DeepSeek-R1大模型的情感分类部署,以及可视化分析方法。针对新视频数据不足、模型延迟高等问题,提出了数据增强、模型量化等解决方案。
摘要: 本项目基于Python+PySpark+DeepSeek-R1大模型构建B站弹幕评论情感分析系统,实现弹幕数据采集、分布式处理、深度语义分析和可视化展示。系统采用PySpark处理海量数据,集成DeepSeek-R1大模型实现高精度情感分类(准确率≥90%),支持实时弹幕流处理和细粒度情感识别。项目包含完整开发流程:需求分析、数据爬取、PySpark清洗、大模型集成、可视化展示及性能优化,
本文介绍了一个基于Python、PySpark和DeepSeek-R1大模型的B站弹幕评论情感分析系统研究项目。该项目旨在通过分布式计算框架PySpark处理海量弹幕数据,并利用DeepSeek-R1大模型提升短文本情感分析的语义理解能力。系统设计包含数据采集、处理、模型服务和可视化展示四个层次,支持实时情感分析和舆情监测。研究将对比传统机器学习与深度学习模型在弹幕场景下的性能差异,并通过数据增强
在学术的道路上,我们总是在不断地探索和追求。书匠策AI的出现,无疑为我们的学术写作之旅增添了一份助力。它不仅提高了我们的写作效率,还提升了我们的写作质量,让我们能够更加专注于研究本身,而无需为繁琐的写作过程而烦恼。如果你也想在学术写作领域取得更大的突破,不妨访问 书匠策AI官网,,或者微信公众号搜一搜“书匠策AI”,开启你的智能写作之旅吧!相信在书匠策AI的陪伴下,你的学术之路一定会更加宽广、更加
在学术的浩瀚海洋中,每一位研究者都像是一位勇敢的航海家,驾驶着知识的船只,探索未知的领域。而期刊论文,则是这片海洋中璀璨的明珠,它们记录着人类智慧的结晶,引领着学科发展的方向。然而,撰写一篇高质量的期刊论文并非易事,它需要深厚的学术功底、严谨的逻辑思维,以及无尽的耐心与细心。幸运的是,在这个科技日新月异的时代,我们有了书匠策AI这位智能导航员,它正以独特的魅力,助力每一位研究者轻松驾驭期刊论文的撰
在学术探索的浩瀚海洋中,每一位学者都渴望拥有一盏明灯,照亮前行的道路,让复杂的论文写作变得轻松而高效。今天,就让我们一同揭开书匠策AI的神秘面纱,探索它如何成为你撰写期刊论文时的得力助手,让学术之路不再孤单且充满乐趣。书匠策AI官网。
本文介绍了一个基于Django和Vue.js的高考志愿推荐系统。系统采用前后端分离架构,Django负责数据处理和推荐算法实现,Vue.js构建响应式界面。核心功能包括根据考生分数、位次等信息智能推荐院校和专业,采用scikit-learn进行分数标准化处理,并设计了院校、专业等数据模型。系统实现了API接口、状态管理、结果展示等功能模块,提供了性能优化策略和部署方案。该系统可为高考考生提供智能化
在学术的浩瀚海洋中,每一位探索者都渴望拥有一盏明灯,照亮前行的道路,让复杂的论文写作变得轻松而高效。今天,就让我带你走进一个全新的学术世界——书匠策AI,一个专为期刊论文写作量身打造的智能助手,它正以独特的魅力,引领着学术写作的新风尚。想要一探究竟?那就紧跟我的步伐,一起揭开书匠策AI的神秘面纱吧!访问 书匠策AI官网,,开启你的学术智慧之旅,别忘了,微信公众号搜一搜“书匠策AI”,更多惊喜等你发
在学术的浩瀚海洋中,每一位研究者都像是勇敢的航海家,而期刊论文则是他们探索未知、分享发现的重要航标。然而,撰写一篇高质量的期刊论文并非易事,它要求研究者不仅具备深厚的专业知识,还需掌握一定的写作技巧与规范。幸运的是,随着人工智能技术的飞速发展,我们迎来了一个全新的辅助工具——书匠策AI,它正以独特的魅力,为学术写作领域带来一场革命性的变革。今天,就让我们一起走进书匠策AI的世界,探索它在期刊论文写
本文介绍了一个基于Python和Django框架的旅游推荐系统,采用协同过滤算法(基于用户和物品)实现个性化推荐。系统功能包括:景点热度排序、详情展示(点赞/收藏/评分)、双模式推荐、多维度数据分析(评分/词云/年份/省份分布)、分类浏览和个人中心管理。技术栈涵盖MySQL数据库、Echarts可视化及HTML前端技术,通过用户行为分析提供精准推荐,并利用可视化图表直观展示旅游数据趋势,为游客提供
本文介绍了一个基于Python+Django的旅游推荐系统,采用协同过滤算法实现个性化景点推荐。系统包含景点浏览、收藏评分、评论互动等功能模块,并利用Echarts实现多维度数据可视化分析(评分分布、词云、年份趋势、省份占比等)。技术栈涵盖Python、Django、MySQL及HTML前端技术,提供从用户注册到后台管理的完整解决方案,旨在提升旅游信息获取效率与用户体验。系统界面展示了首页排序、景
本文介绍了一个基于Python和Django框架开发的旅游推荐系统。系统采用MySQL数据库存储数据,运用协同过滤推荐算法(基于用户和物品)实现个性化推荐,并通过Echarts进行数据可视化展示。主要功能包括:旅游景点排序展示、详情页互动(点赞/收藏/评分)、个性化推荐、多维度数据分析(评分/词云/年份/省份)、景点分类浏览、个人中心管理及后台数据维护。系统前端使用HTML和Bootstrap构建
本文介绍了一个基于Python+Django的旅游推荐系统,采用协同过滤算法实现个性化推荐。系统包含景点排序、详情展示、用户/物品推荐、数据可视化(评分分析、词云、年份趋势、省份占比)等功能模块,前端使用HTML+Bootstrap,后端采用MySQL数据库。项目特色在于结合推荐算法与Echarts可视化技术,帮助用户高效获取旅游信息,同时提供收藏、评论、评分等互动功能。系统适用于计算机专业毕业设
本文介绍了一个基于Python+Django的旅游推荐系统,采用MySQL数据库存储数据,运用协同过滤算法实现个性化推荐。系统包含景点浏览、评分收藏、用户/物品推荐、多维度数据分析(评分分布、词云、年份趋势、省份占比等)功能模块,前端使用HTML+Bootstrap框架,结合Echarts进行可视化展示。项目亮点在于融合了基于用户和物品的协同过滤算法,并提供了丰富的数据分析图表,帮助用户快速发现感
本文介绍了一个基于Python+Django框架开发的旅游推荐系统。系统采用MySQL数据库存储数据,运用协同过滤推荐算法(用户/物品双策略)实现个性化景点推荐,并集成Echarts可视化工具展示多维数据分析结果。主要功能包括:景点热度排序与详情展示(含点赞/收藏/评分)、双策略智能推荐(基于用户行为与物品相似度)、多维度数据分析(评分分布、词云、年份趋势、省份占比等)、个人中心管理(收藏/评论/
本文介绍了一个基于Python+Django的智能旅游推荐系统,采用协同过滤算法实现个性化推荐。系统包含景点排序、详情展示、用户/物品推荐、多维度数据分析(评分分布、词云、年份趋势、省份占比)等功能模块,并集成Echarts可视化工具。技术栈涵盖Django框架、MySQL数据库和HTML前端,提供从景点浏览、收藏评分到数据管理的完整解决方案,帮助用户高效获取个性化旅游信息。系统支持用户注册登录、
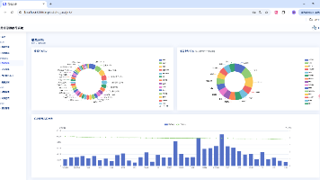
本文介绍了一个基于Python Flask框架的旅游大数据分析可视化系统。该系统整合了游客、商家及舆情三大维度的旅游数据,通过Echarts等工具实现多类型数据可视化。核心功能包括:旅游大数据综合看板(展示客流、消费等宏观指标);游客分析模块(年龄、性别、消费行为等画像);商家分析模块(营业额、预约量等经营数据);舆情分析模块(社交媒体评价词云)。系统采用Flask后端+HTML前端架构,提供数据
本文介绍了一个基于Python Flask框架开发的旅游大数据分析可视化系统。该系统采用Echarts等前端技术,构建了四大功能模块:1)旅游大数据大屏,整合客流分布、消费结构等宏观数据;2)游客分析模块,聚焦年龄、性别、消费习惯等用户特征;3)商家分析模块,展示营业额、客流量等经营指标;4)舆情分析模块,通过词云可视化呈现社交媒体评价。系统通过多种图表形式直观展示分析结果,为旅游行业提供数据支撑
本文介绍了一个基于Python Flask框架的旅游大数据分析可视化系统。该系统采用Echarts等可视化工具,构建了包含旅游大数据大屏、游客分析、商家分析和舆情分析四大功能模块的平台。游客分析模块聚焦游客行为特征,商家分析模块关注经营指标,舆情分析模块则通过词云展示评价热点。系统通过多类型图表直观呈现客流分布、消费特征等数据,为旅游管理与决策提供数据支持。技术栈包括Python、Flask、Ec
本文介绍了一个基于Python Flask框架的旅游大数据可视化分析系统。系统采用Echarts等工具,构建了包含四大功能模块的可视化平台:1)旅游大数据综合看板,集成客流、消费等多维度数据;2)游客分析模块,聚焦游客行为特征;3)商家分析模块,监测经营指标;4)舆情分析模块,通过词云展示用户评价。系统通过丰富的可视化图表(折线图、饼图、排行榜等)直观呈现旅游数据,为行业决策提供支持。项目采用HT
本文介绍了一个基于Python Flask框架的旅游大数据分析可视化系统。该系统采用Echarts等工具,实现了旅游数据的多维度可视化呈现与分析。主要功能包括:旅游大数据大屏综合展示客流、消费等关键指标;游客分析模块研究游客行为特征;商家分析模块监控经营状况;舆情分析模块通过词云展示网络评价热点。系统通过多种图表形式直观呈现分析结果,为旅游管理决策提供数据支持。文章详细说明了各模块功能及技术实现,
Django是一个开源的、基于Python的高级Web框架,旨在以快速、简洁的方式构建高质量的Web应用程序。它由经验丰富的开发者设计,遵循“Don’t Repeat Yourself”(不要重复自己)和“Convention over Configuration”(约定优于配置)的原则,大大提高了开发效率和代码可维护性。Django内置了强大的功能,例如URL路由、ORM(对象关系映射)、模板引
Bootstrap 是一个由 Twitter 团队开发的开源前端框架,专注于帮助开发者快速构建响应式和现代化的网页。它基于 HTML、CSS 和 JavaScript,提供了一系列强大的组件和工具,包括栅格系统、按钮、导航栏、表单、模态框、卡片、警告框等,使网页开发变得更加高效和规范化。Bootstrap 的核心特点是响应式设计,通过其强大的栅格系统和内置的媒体查询,开发者可以轻松创建在不同设备(
摘要:本项目开发了一个基于大数据技术的商品销售分析预测系统,采用Vue+Django前后端分离架构,集成Spark、Hadoop分布式计算框架和Hive数据仓库。系统通过Selenium爬虫获取淘宝商品数据,利用机器学习线性回归模型实现销量预测,并借助Echarts和DataV构建多维度可视化大屏,包含商品分布地图、销量趋势图、店铺排名等丰富图表。项目实现了从数据采集、处理、分析到预测展示的全流程
【摘要】 3Dex团队提供全栈开发与毕业设计一站式服务,涵盖Java、Python、小程序等主流技术栈。系统采用MySQL 8.0存储结构化数据,支持JSON格式存储多目标检测结果,确保与PyTorch/TensorFlow模型无缝对接。核心技术包含:1)基于YOLO等模型的深度学习推理模块,实现图像/视频多目标检测;2)SpringBoot+Vue前后端分离架构;3)可扩展数据库设计,适配新增模
本文介绍了一个基于Python的旅游大数据分析可视化平台。系统采用Flask+Vue技术栈,结合Echarts和BaiduMap实现数据可视化,通过爬虫技术从去哪儿网采集旅游景点数据。系统包含用户登录、数据采集、数据中心管理、数据分析大屏、等级热度分析、地区分布分析等模块,提供多种图表形式展示景点热度、等级分布、价格销量等核心指标。项目实现了从数据采集到可视化展示的完整闭环,为旅游市场决策提供数据
技术栈Flask作为后端Web框架,Vue用于前端页面构建,Echarts和BaiduMap实现数据可视化与地图展示,去哪儿网为数据采集来源,Python负责爬虫开发与业务逻辑处理。功能模块· 用户登录模块· 数据采集模块· 旅游景点数据中心模块· 旅游景点数据分析大屏模块· 旅游景点等级与热度分析模块· 旅游景点地区分布与销量分析模块· 后台管理模块项目介绍本系统是一个基于Python的旅游大数
本文介绍了一个基于Python的旅游大数据分析可视化平台,采用Flask+Vue技术栈开发。系统通过爬虫从去哪儿网采集景点数据(名称、等级、价格等),利用MySQL存储数据。主要功能包括:1)用户登录验证模块;2)数据采集与后台管理模块;3)旅游数据中心表格展示与CRUD操作;4)多维度可视化分析(漏斗图展示热门景点、地图展示分布、各类图表分析等级/热度/销量等)。系统实现了从数据采集、存储到分析
本文介绍了一个基于Python的旅游大数据分析可视化平台,采用Flask+Vue技术栈开发。系统通过爬虫从去哪儿网采集景点数据(名称、等级、价格等),使用MySQL存储数据。核心功能包括:用户登录验证、数据采集与管理、多维度可视化分析(大屏展示、等级热度分析、地区分布分析)。前端使用Echarts和百度地图实现漏斗图、柱状图、地图等多种数据可视化形式,后端通过Flask提供API接口。项目实现了从
本文介绍了一个基于Python的旅游大数据分析可视化系统。该系统采用Flask+Vue技术栈,结合Echarts和百度地图实现数据可视化展示。主要功能包括:用户登录验证、基于爬虫的景点数据采集(来源去哪儿网)、数据中心管理、多维度分析大屏(景点热度、等级分布、地区销量等可视化)。系统通过漏斗图、地图、饼图等多种图表形式直观展示旅游数据,提供从数据采集、存储、分析到可视化展示的完整解决方案,辅助旅游
本文介绍了一个基于Python的旅游数据采集分析与预测系统。系统采用Flask框架构建后端,MySQL存储数据,使用Prophet算法进行时间序列预测,并通过Echarts实现数据可视化。主要功能包括:用户注册登录、景点数据采集与管理、多维度数据分析(词云、柱状图、饼图等)、旅游人次预测、人均购物/住宿金额预测以及后台数据管理。系统实现了从数据采集、存储、分析到可视化展示的完整流程,为旅游行业提供
本文介绍了一个基于Python的旅游数据采集分析与预测系统,采用Flask框架、MySQL数据库和Echarts可视化技术。系统通过爬虫采集景点数据,运用Prophet算法预测旅游人次、购物及住宿消费趋势,并提供多维度数据分析功能。主要模块包括用户管理、数据采集、景点分析、消费预测和后台管理等,通过词云、柱状图、折线图等可视化方式直观展示旅游数据特征和预测结果,为旅游决策提供数据支持。
本文介绍了一个基于Python的旅游数据采集分析与预测系统。系统采用Flask框架开发,使用MySQL存储数据,通过爬虫技术采集旅游景点信息,并利用Prophet算法进行时间序列预测。主要功能包括用户注册登录、景点数据管理、多维度数据分析(词云、柱状图、饼图等可视化展示)、旅游人次预测、购物/住宿金额预测以及后台数据管理。系统通过Echarts实现数据可视化,为旅游机构提供决策支持。项目包含完整的
本文介绍了一个基于Python的旅游数据分析与预测系统,采用Flask框架、MySQL数据库和Echarts可视化技术。系统通过爬虫采集景点数据,运用Prophet算法预测旅游人次、购物及住宿金额趋势。功能包括用户管理、数据采集、景点分析、消费预测和后台管理等模块,提供词云、柱状图、折线图等多维度可视化展示。该系统为旅游机构提供数据支持和决策参考,具有实用性和预测价值。
本文介绍了一个基于Python的旅游数据采集分析与预测系统。系统采用Flask框架开发,整合了MySQL数据库、Echarts可视化及Prophet预测算法等技术。主要功能包括:通过爬虫采集景点数据,提供景点浏览、多维度分析(词云、柱状图、饼图等),以及基于Prophet算法的旅游人次、购物金额和住宿金额预测。系统还包含用户管理、后台数据维护等模块,为旅游决策提供数据支持。项目界面展示了数据可视化
本文介绍了一个基于Python的旅游数据分析与预测系统。系统采用Flask框架开发,使用MySQL存储数据,通过爬虫技术采集旅游景点信息。核心功能包括:1)用户注册登录模块;2)景点数据采集与管理;3)多维度数据分析与可视化展示;4)基于Prophet算法的时间序列预测(旅游人次、购物/住宿金额);5)后台数据管理。系统通过Echarts实现数据可视化,包括词云、柱状图、饼图、折线图等多种形式,为
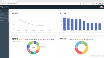
本文介绍了一个基于Python的旅游景点信息采集分析可视化平台。系统采用Django框架搭建后端,MySQL存储数据,通过selenium爬取携程网旅游数据,包含景区名称、等级、评分等关键信息。主要功能模块包括:数据采集、用户注册登录、数据可视化大屏(含景区等级分布、热度排名、评论排名等图表)、后台管理等。系统以地图、词云、条形图等多种形式直观展示旅游数据分析结果,为用户提供便捷的旅游市场查询工具
本文介绍了一个基于Python的旅游景点信息采集分析可视化系统。系统采用Django框架搭建后端,MySQL存储数据,通过selenium爬取携程网旅游数据,包含景区名称、等级、评分等关键信息。主要功能模块包括:数据采集、用户注册登录、数据概况展示及多个可视化分析模块(景区等级分布、热度排行、评分排名、词云分析等)。系统提供直观的数据可视化大屏,以地图、条形图、扇形图等形式多维度展示旅游数据,并配
本文介绍了一个基于Python的旅游景点信息采集分析可视化系统。系统采用Django框架开发,使用MySQL存储数据,通过selenium爬取携程网旅游数据。主要功能包括:景点信息采集、用户注册登录、数据可视化展示等。系统通过多种图表形式(词云、扇形图、条形图等)展示景区等级分布、热度排名、评分排行等数据分析结果,并配有后台管理模块进行数据维护。该系统为旅游市场分析提供了直观的可视化工具,帮助用户
摘要 本项目基于Python开发,采用Django框架构建旅游景点信息采集分析可视化系统。通过selenium爬取携程网景区数据(名称、等级、评分、热度等),存储于MySQL数据库。系统功能包括: 数据采集:自动化爬取景区信息; 可视化分析:大屏展示景区等级分布、热度TOP、评论排名、评分排行及词云图; 用户管理:注册登录与权限控制; 后台管理:支持数据增删改查。 前端通过HTML及图表库实现多维
项目摘要: 基于Python的旅游景点信息采集分析可视化系统,采用Django框架搭建后端,MySQL存储数据,通过selenium爬取携程网景区信息(名称、等级、评分等)。系统包含数据采集、用户登录、后台管理及多维度可视化模块,如大屏展示景区等级分布、热度TOP排名、评论分析、词云图等。前端以HTML实现交互式图表(扇形图、条形图、地图等),帮助用户直观分析旅游市场数据,为决策提供支持。后台支持
本文介绍了一个基于Python的旅游景点信息采集分析可视化系统。系统采用Django框架作为后端,MySQL存储数据,通过selenium爬取携程网景区信息。主要功能包括:数据采集模块自动获取景区名称、等级、评分等数据;可视化大屏展示景区等级分布、热度指数、评论排名等多维度分析结果;后台管理模块支持数据增删改查。系统提供词云、扇形图、条形图等多种可视化形式,帮助用户直观了解旅游市场情况。项目技术栈
系统是采用基于Java的Spring Boot框架进行开发。Spring Boot是一个开源的Java框架,它提供了丰富的功能和工具,使得开发人员能够更快速、更简单地构建Web应用程序。学校信息发布平台的主要目标是实现信息的快速、准确、全面地发布,让师生第一时间获取到学校的最新动态、通知、公告等信息,提高学校的管理效率和服务质量。关键词:信息化建设;学校信息发布平台Spring Boot
本视频演示了一款基于YOLO算法的仪表指针检测系统,该系统采用深度学习技术实现工业仪表智能化检测。系统支持多模态输入(图片/视频/实时画面)、多模型切换(YOLOv5/v8/v11/v12)、检测结果保存与历史追溯等功能。技术栈包含Python3.10、Django框架和SQLite数据库。通过对比实验显示,YOLO12n模型在精度(mAP40.6%)和效率上表现最优。该系统可有效解决传统人工检测
django
——django
联系我们(工作时间:8:30-22:00)
400-660-0108 kefu@csdn.net