
简介
该用户还未填写简介
擅长的技术栈
可提供的服务
暂无可提供的服务
或编写自动化运维脚本时,目标是通过模块化、参数化、可复用的方式来实现自动化运维任务。以下是编写自动化脚本的详细流程和示例。使用 YAML 格式编写任务,称为。它基于无代理架构,通过 SSH 与目标机器通信。

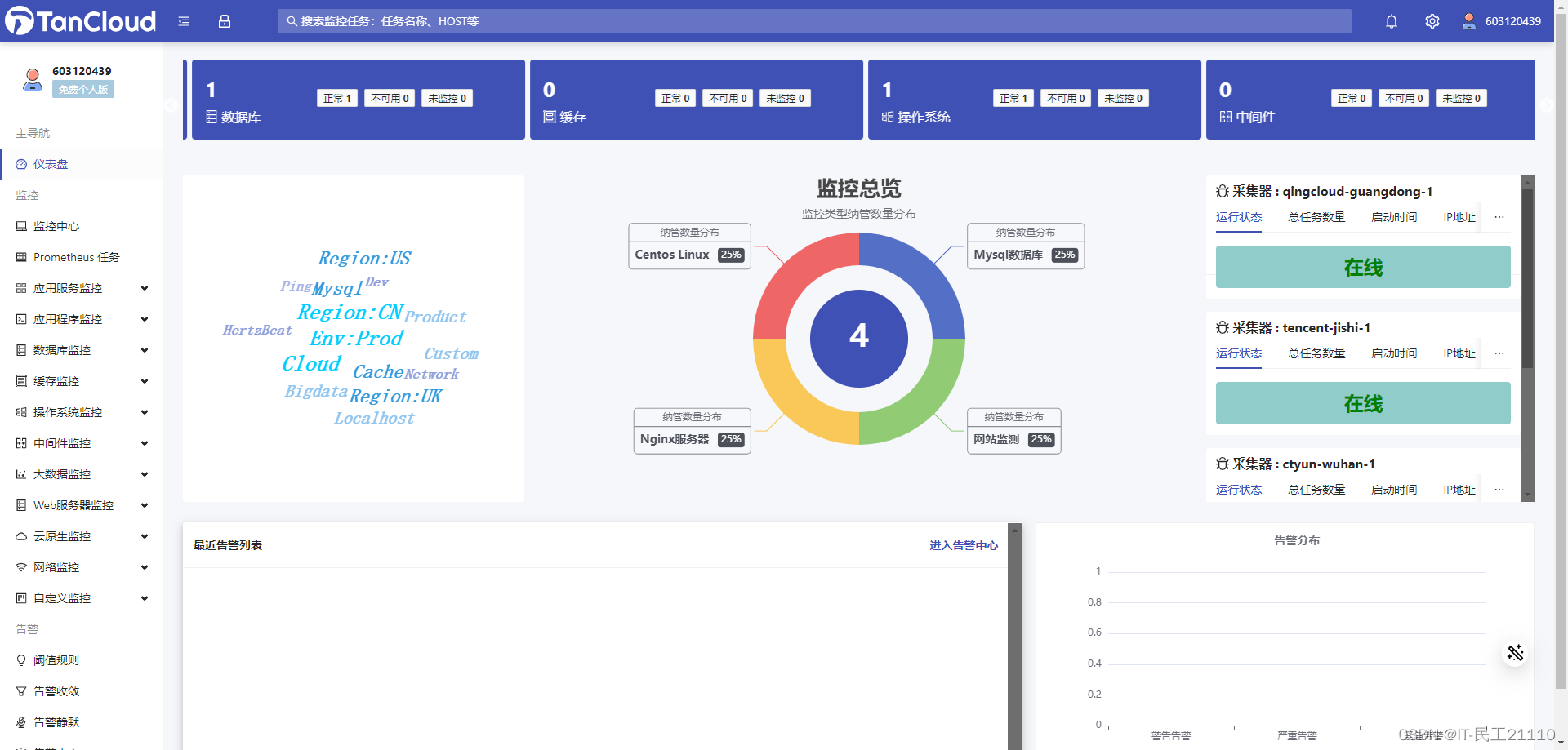
HertzBeat 是一个无需 Agent、高性能、易扩展、功能强大的开源实时监控告警系统,无需 Agent、高性能、易扩展、功能强大,由 Dromara 团队开发并开源,能够帮我们轻松监控应用、服务、基础设施等各种资源的运行状况。

Spug是面向中小型企业设计的轻量级无Agent的自动化运维平台,整合了主机管理、主机批量执行、主机在线终端、应用发布部署、在线任务计划、配置中心、监控、报警等一系列功。特性批量执行: 主机命令在线批量执行在线终端: 主机支持浏览器在线终端登录文件管理: 主机文件在线上传下载任务计划: 灵活的在线任务计划发布部署: 支持自定义发布部署流程配置中心: 支持KV、文本、json等格式的配置监控中心:

运维工作的痛点和难点主要体现在多个方面,这些方面不仅影响了运维的效率和效果,也增加了运维团队的工作压力和挑战。

在IT运维中,选择运营商DNS还是公共DNS是一个需要综合考虑多方面因素的决策。

98 .:应用自定义资源定义(CRD)文件,创建新的资源类型。99 .:列出所有已定义的自定义资源。100 .:查看特定自定义资源的实例列表,其中是CRD定义中的plural字段值。

在当今竞争激烈的商业环境中,运维指标对企业的重要性不言而喻。这些指标不仅帮助企业监控和优化其IT基础设施的性能,确保服务的连续性和可靠性,而且还提供了关键的洞察,使企业能够识别潜在的问题并迅速响应。通过精确地跟踪系统的稳定性、响应时间、故障率等关键性能指标,企业能够提高客户满意度,降低运营成本,并最终提升市场竞争力。此外,良好的运维管理还能助力企业更好地遵守法规要求,避免数据泄露和其他安全风险,保

保证全面性和准确性:人工巡检很容易出现疏漏和错误,而巡检脚本可以自动化处理巡检任务,避免疏漏和错误,保证巡检的全面性和准确性。确保服务器安全性:巡检脚本可以扫描服务器的安全漏洞,及时发现风险,减少服务器被攻击的可能性,确保服务器安全性。观察运行状况:观察服务器的运行状况,及时对设备进行调整,保证服务器的24小时不间断的工作。及时发现隐患:对服务器进行巡检能够及时发现服务器的隐患,以便于改善和优化服

(Elasticsearch, Logstash, Kibana):一个用于日志管理的强大工具集,Elasticsearch用于搜索和分析大量日志数据,Logstash用于数据收集和日志解析,Kibana提供可视化界面。:一个开源的使用ANSI C语言编写、支持网络、可基于内存亦可持久化的日志型、Key-Value数据库,并提供多种语言的API。:在Kubernetes中,用于管理有状态应用,它允

这些脚本覆盖了Linux运维中的常见任务,包括服务器安装、数据库管理、系统更新、日志清理、开发工具安装等。:检查并显示系统中各磁盘分区的使用情况,排除临时文件系统、光盘等。:自动化安装Docker,并将当前用户添加到docker组。:自动化安装MySQL数据库,并提示进行安全配置。:更新系统软件包,并重启系统以应用更改。:自动化安装并启动MongoDB数据库。:自动化安装并启动Apache服务器。








