
简介
该用户还未填写简介
擅长的技术栈
可提供的服务
暂无可提供的服务
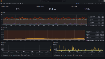
本文档详细介绍了基于Prometheus和Grafana的Docker容器监控系统部署方案。采用Docker Compose容器化部署,包含四个核心组件:Prometheus负责指标采集存储、cAdvisor采集容器指标、Node Exporter采集主机指标、Grafana实现数据可视化。文档提供了完整的部署步骤,包括环境准备、配置文件编写(docker-compose.yml、promethe

本文介绍在Ubuntu 24.04服务器上部署ELFK日志收集系统的完整指南。ELFK由Elasticsearch(存储)、Logstash(处理)、Filebeat(采集)和Kibana(可视化)组成。首先准备系统环境,包括更新系统、配置内核参数和防火墙。然后依次安装各组件:通过官方源安装Elasticsearch并配置单节点模式;安装Kibana提供可视化界面;部署Logstash作为数据处理

本文介绍了一个基于Zabbix、Qwen-8B-vl模型和飞书机器人的智能告警分析系统。系统采用三层架构:Zabbix监控层、AI分析层和飞书通知层,实现从告警触发到智能分析的完整流程。重点阐述了VLLM环境的部署配置,包括系统要求、Qwen-8B-vl模型部署及参数优化建议,如并发设置、内存管理和RoPE缩放技术。最后介绍了AI分析脚本的开发,该脚本接收Zabbix告警信息,调用VLLM服务进行

本文介绍了一个基于Zabbix、Qwen-8B-vl模型和飞书机器人的智能告警分析系统。系统采用三层架构:Zabbix监控层、AI分析层和飞书通知层,实现从告警触发到智能分析的完整流程。重点阐述了VLLM环境的部署配置,包括系统要求、Qwen-8B-vl模型部署及参数优化建议,如并发设置、内存管理和RoPE缩放技术。最后介绍了AI分析脚本的开发,该脚本接收Zabbix告警信息,调用VLLM服务进行

本文介绍了一个基于Zabbix、Qwen-8B-vl模型和飞书机器人的智能告警分析系统。系统采用三层架构:Zabbix监控层、AI分析层和飞书通知层,实现从告警触发到智能分析的完整流程。重点阐述了VLLM环境的部署配置,包括系统要求、Qwen-8B-vl模型部署及参数优化建议,如并发设置、内存管理和RoPE缩放技术。最后介绍了AI分析脚本的开发,该脚本接收Zabbix告警信息,调用VLLM服务进行








