
简介
该用户还未填写简介
擅长的技术栈
未填写擅长的技术栈
可提供的服务
暂无可提供的服务
高可用分布式部署Spark、完整详细部署教程
spark的分布式高可用 部署方案

hadoop分布式中某个 节点报错的解决案例
hadoop分布式中某个 节点报错的解决案例

Doris修改root密码、新增用户、用户赋权等操作
Doris服务搭建好以后,如何修改管理账户的密码,新建用户、用户赋权等操作

通过ssh链接到群晖后台操作洗白
群晖通过ssh链接后台进行操作的洗白

黑群晖安装教程-——传统优盘引导制作中问题
群晖传统引导制作教程

ARPL i18n中文版群晖引导-编译引导方法
正常显示出ip地址就可以在同局域网内的其它电脑浏览器输入这个地址就可以进入编译选单,如果ip都没显示说明网卡没有正常被驱动请检查好网卡。如果不想用电脑编译的也可以直接在屏幕输入menu.sh回车或按键盘的光标“↑“再回车也可以直接ARPL菜单。ARPL i18n中文版群晖引导-编译引导方法 - Tank电玩&米多贝克 (mi-d.cn)制作完引导并设计好启动引导,开机显示器正确引导成功(可能需要等

ARPL群晖引导中DT的型号与非DT型号区别
ARPL群晖引导中DT的型号与非DT型号区别
关于Alist网盘点美化
关于Alist网盘点美化

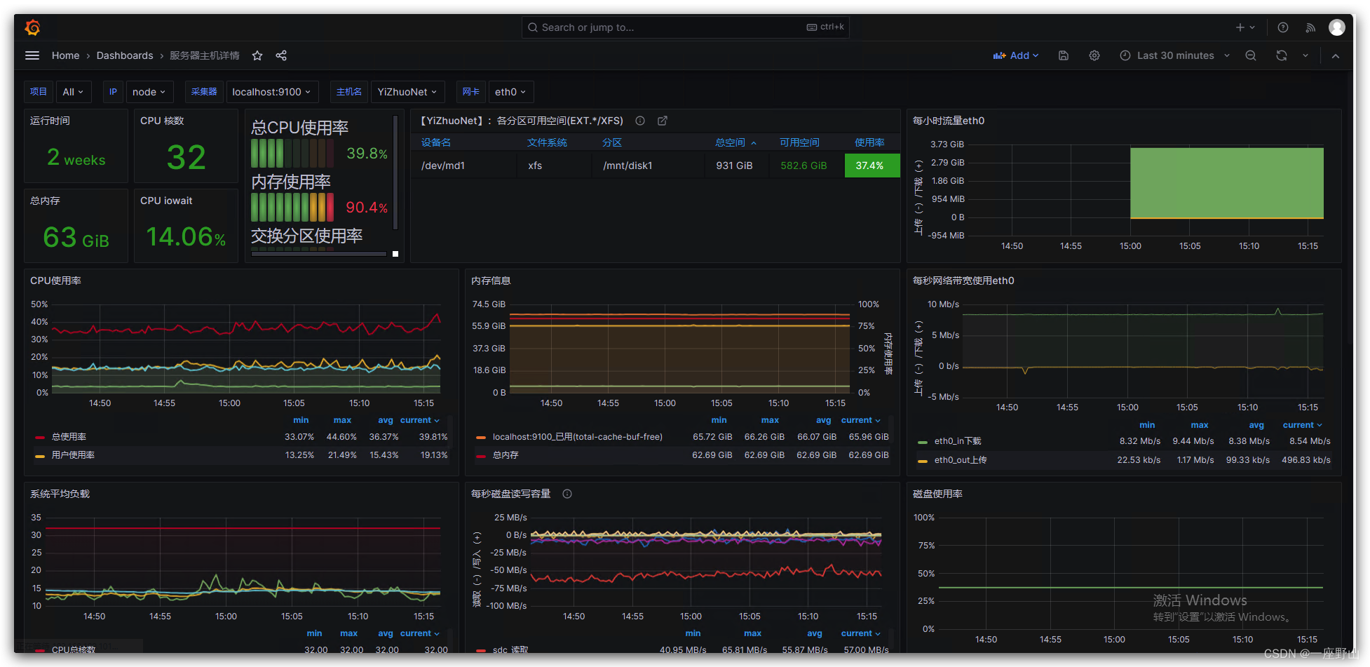
超详细教程:Centos安装Prometheus、Grafana监控Kafka及Linux主机
超详细教程:Centos安装Prometheus、Grafana监控Kafka及Linux主机中间有我遇到的问题,并写了解决的方法,这安装教程还是非常详细的,相信你学会了。

群晖提示“无法正确安装此套件”的问题解决
群晖系统解决套件无法安装的问题








