
简介
该用户还未填写简介
擅长的技术栈
可提供的服务
暂无可提供的服务
本文介绍了一个基于Python+Django的空气质量可视化分析系统。项目采用MySQL数据库和Echarts前端可视化,通过爬虫技术采集天气后报网站数据,运用机器学习线性回归模型预测AQI,并集成Hadoop/Spark大数据处理技术。系统包含11个功能模块:首页多城市AQI分析、数据列表查询、年度/月度空气质量趋势分析、气体污染物分析、城市地理分布热力图、词云图展示、AQI预测模型、用户管理以

本文介绍了一个基于Django框架的空气质量分析可视化系统。该系统采用Python开发,使用Echarts实现前端数据可视化,结合Prophet时间序列算法进行空气质量预测。系统包含9个功能模块:系统主页展示核心功能与技术架构;综合评估分析通过词云图和雷达图呈现空气质量特征;分布与相关性分析利用饼图和散点图展示数据关系;数据中心提供数据筛选查询;趋势与对比分析通过折线图和柱状图呈现变化规律;空气质

基于Python的天气数据爬虫可视化系统采用Django框架开发,整合了数据采集、存储、分析和可视化功能。系统通过爬虫技术获取实时天气数据存入MySQL,提供温度、湿度、降水量等多维度分析。前端使用Bootstrap实现交互界面,包含风力等级柱状图、风向分析、空气质量指数曲线等可视化图表,并集成线性回归算法进行7天天气预测。系统支持多用户管理,具有注册登录、数据查询、个性化设置等功能模块,为气象数

机器学习:基于python全国5A景区数据分析可视化 热门旅游景点数据分析系统 可视化 Django框架 scikit-learn 大数据毕业设计✅

技术栈Python 语言、Spark 分布式计算框架、Hadoop 分布式存储、Hive 数据仓库、Django Web 框架、Echarts 可视化库、基于用户的协同过滤推荐算法、scikit-learn 机器学习库、requests 爬虫技术、MySQL 数据库功能模块大数据采集模块分布式分析模块个性化推荐模块数据大屏模块数据中心模块小说类型分析模块小说信息分析模块小说时间分析模块小说作者分析

摘要 本项目是一个基于Python Flask和Vue的水网数据分析预测系统,主要功能包括:1) 数据可视化大屏展示全国河流分布、温湿度趋势等核心指标;2) 水位预测模块通过线性回归模型,根据气象参数预测水位并触发预警;3) 水网演变历史时间轴展示古代到现代的水利发展;4) 数据中心提供监测数据查询与导出功能。系统采用Flask+Vue前后端分离架构,结合MySQL数据库和Echarts可视化技术

摘要 本项目是一个基于Python Flask和Vue的水网数据分析预测系统,主要功能包括:1) 数据可视化大屏展示全国河流分布、温湿度趋势等核心指标;2) 水位预测模块通过线性回归模型,根据气象参数预测水位并触发预警;3) 水网演变历史时间轴展示古代到现代的水利发展;4) 数据中心提供监测数据查询与导出功能。系统采用Flask+Vue前后端分离架构,结合MySQL数据库和Echarts可视化技术

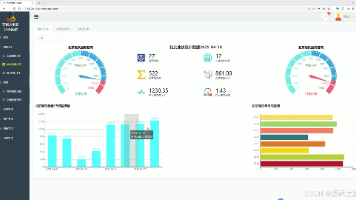
本文介绍了一个基于Python的气象数据分析系统,采用Flask框架搭建后端服务,MySQL存储数据,前端使用Echarts和LayUI实现可视化展示。系统通过requests爬虫从中国天气网自动采集城市气象数据(温度、风向、AQI等),提供用户注册登录、城市气象查询、数据可视化分析(仪表盘、分布图等)功能,并配备后台管理系统用于爬虫监控和数据维护。完整实现了气象数据的采集、存储、查询与可视化分析

本文介绍了一个基于Python的气象数据分析系统,采用Flask框架搭建后端服务,MySQL存储数据,前端使用Echarts和LayUI实现可视化展示。系统通过requests爬虫从中国天气网自动采集城市气象数据(温度、风向、AQI等),提供用户注册登录、城市气象查询、数据可视化分析(仪表盘、分布图等)功能,并配备后台管理系统用于爬虫监控和数据维护。完整实现了气象数据的采集、存储、查询与可视化分析

本文介绍了一个基于Python的交通数据分析与预测系统,采用Flask+Vue+MySQL技术栈,集成Echarts可视化、爬虫技术和机器学习算法。系统包含7大功能模块:首页仪表盘展示核心指标和趋势图表;交通数据分析模块提供城市健康榜和多维度筛选;地铁数据分析模块支持城市切换和历史客流查询;模型对比模块比较ARIMA与LSTM算法效果;地铁/交通预测模块输出未来一周客流量和拥堵指数预测;登录页面保








