
简介
该用户还未填写简介
擅长的技术栈
可提供的服务
暂无可提供的服务
本文介绍了一个基于Python技术的农产品价格预测系统,该系统采用Flask框架开发,整合了requests爬虫、Echarts可视化和线性回归预测算法。系统从惠农网等平台抓取农产品价格数据,提供可视化分析、价格预测和后台管理功能。核心功能包括:1)通过爬虫实时获取数据并存储;2)使用线性回归模型进行单品种/全品种价格预测;3)Echarts可视化展示价格趋势;4)Flask构建的Web交互界面。

摘要:本文介绍了一个基于Python的棉花产业数据分析系统,采用Django框架、requests爬虫技术、Echarts可视化和MySQL数据库等技术实现。系统具备10大功能模块,包括全球棉花产量分布分析、中国各省种植数据可视化、价格趋势分析以及基于ARIMA模型的产量预测等。通过爬取棉花产业经济信息网数据,实现了数据采集、分析、预测和可视化全流程处理。该系统可为棉农、纺织企业和政府部门提供决策

摘要:本研究设计并实现了一个基于Flask+Vue的股票数据分析预测系统,采用Python语言开发,集成IG507金融数据接口获取实时股票数据。系统前端使用Vue框架配合Echarts实现数据可视化展示,后端采用Flask框架搭建,运用Arima时间序列算法进行股票预测。主要功能包括:K线图展示(日/周/月)、股市风向标(交易所公告、排行榜)、股票信息查询及预测分析。系统通过模块化设计实现了股票数

摘要:本项目基于Python+Django框架开发,整合MySQL数据库和Echarts可视化技术,构建了空气质量监测分析系统。系统包含12个功能模块:支持城市/日期筛选的AQI及气体成分分析、年度/月度趋势分析、城市分布地图、气体浓度分析、词云展示、基于线性回归的AQI预测(输入PM2.5/SO2/NO2/O3值)、用户管理等功能。技术亮点包括:使用Requests爬取天气后报网站数据,采用Ha

摘要:万象影视购票平台基于SpringBoot+Vue技术栈开发,提供全流程数字化购票解决方案。系统采用前后端分离架构,后端使用SpringBoot+MySQL+Redis实现高并发处理,前端基于Vue实现响应式交互。核心功能包括智能选座、个性化推荐、影院排片管理及运营数据分析模块,支持多终端访问和实时数据同步。创新性地引入AI推荐算法和动态定价策略,帮助影院提升30%运营效率。系统通过等保三级认

摘要:基于SpringBoot3与微信小程序的菇房环境管理系统,实现了食用菌种植环境的智能化监测与调控。系统通过实时采集温湿度、光照等参数,结合自动化设备控制与预警功能,显著提升种植效率与菌菇品质。采用SpringBoot3后端框架和微信小程序前端,具备高效开发、实时响应及可扩展特性。核心功能包括环境监测、智能调控、数据分析及多角色权限管理。实践案例显示可降低人工巡检60%,增产15%。未来将融合

本文介绍了一个基于大数据技术的商品销售分析预测系统。系统采用前后端分离架构,前端使用Vue框架结合Echarts和DataV实现数据可视化,后端基于Django框架开发,采用Hive数据库存储海量数据,并利用Spark和Hadoop进行分布式计算。系统主要功能包括:1) 销售数据分析大屏,通过多种图表展示商品销售概况;2) 基于线性回归模型的销量预测模块;3) Spark大数据处理环境。系统实现了

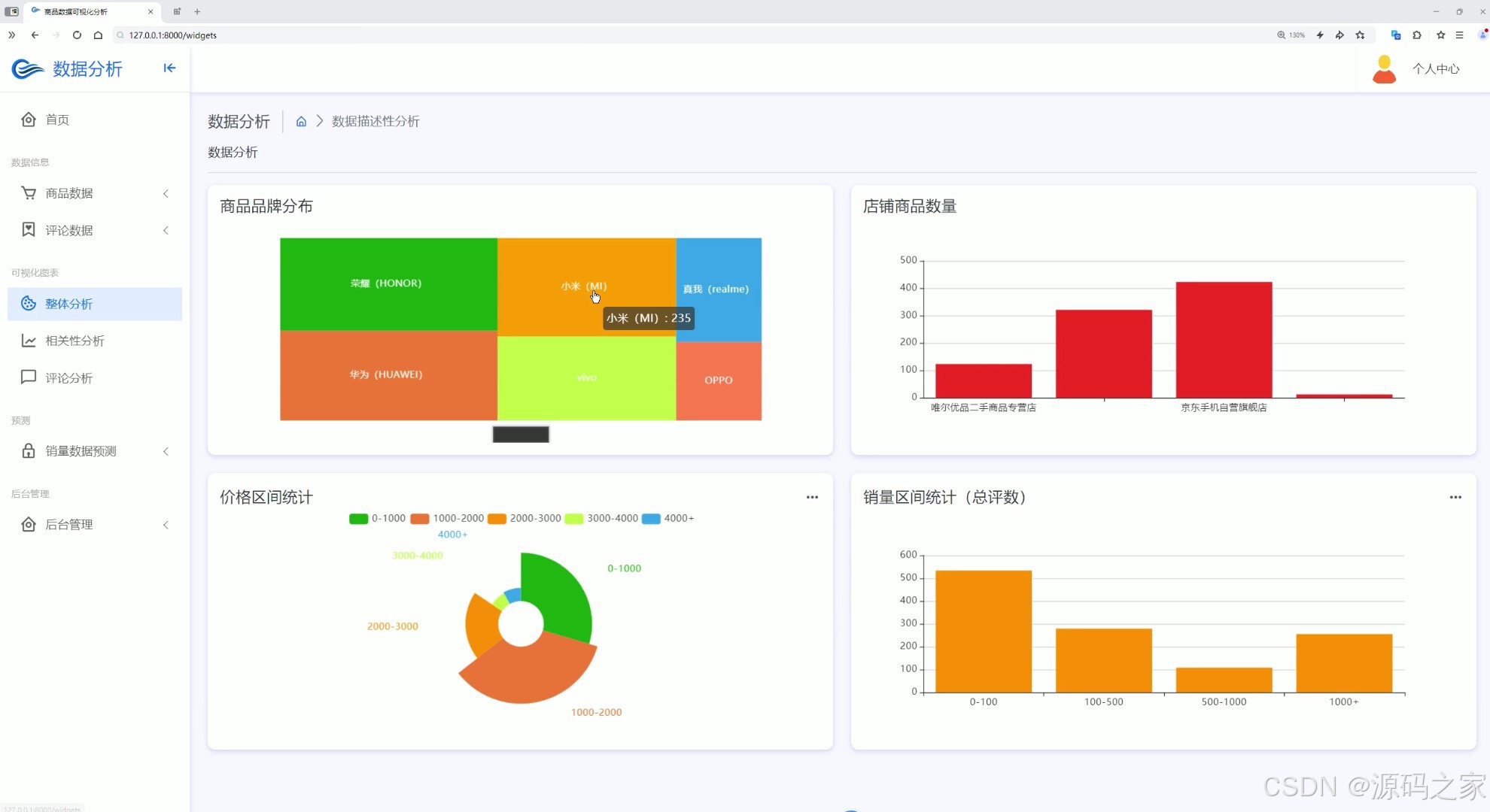
本文介绍了一个基于Python+Django的商品数据分析与销量预测系统。系统采用爬虫采集多源商品数据,使用Echarts实现数据可视化展示,并应用随机森林算法进行销量预测。主要功能包括:首页数据大屏、整体分析、相关性分析、评论情感分析、商品数据中心、详情页推荐、评论管理、销量预测模型等模块。后端采用Django框架构建,前端通过HTML+Echarts实现交互式可视化,形成了从数据采集、存储、分

摘要:本项目开发了一个基于大数据技术的商品销售分析预测系统,采用Vue+Django前后端分离架构,集成Spark、Hadoop分布式计算框架和Hive数据仓库。系统通过Selenium爬虫获取淘宝商品数据,利用机器学习线性回归模型实现销量预测,并借助Echarts和DataV构建多维度可视化大屏,包含商品分布地图、销量趋势图、店铺排名等丰富图表。项目实现了从数据采集、处理、分析到预测展示的全流程

基于YOLOv8的番茄成熟度智能检测系统 摘要:本研究开发了一个基于YOLOv8深度学习模型的番茄成熟度检测系统,采用Python语言和PyQt5界面框架。系统可精准识别"成熟"与"未成熟"两种状态,支持图片、视频及实时摄像头检测,并具备批量处理和结果保存功能。该方案解决了传统人工判断采摘时机的问题,适用于温室大棚、分级产线等场景,为农户和合作社提供零代码A








