
简介
该用户还未填写简介
擅长的技术栈
可提供的服务
暂无可提供的服务
提及制造业,大家都能想到工业4.0.那么与工业4.0紧密相连的B端系统都有哪些类型的,本文为大家详细解读下。在智能制造领域,常见的系统包括MES(制造执行系统)、APS(高级计划与排程系统)、PLC(可编程逻辑控制器)和SCADA(监控与数据采集系统)。

简洁的物联网APP设计不仅关乎美学,更关乎功能和用户体验。随着技术的发展,设计师们有更多的机会创造出既美观又实用的物联网APP,为用户提供更加舒适和愉悦的使用体验。简洁的物联网APP界面设计意味着去除多余元素,专注于核心功能和信息。这种设计理念不仅使APP看起来更加美观,而且提高了用户的使用效率。在快节奏的生活中,用户更倾向于那些能够快速理解并有效使用的应用程序。简洁的界面设计直接影响用户体验。

同时,我们也应该认识到,工业软件的发展是一个不断演进的过程,我们需要不断地进行创新和改进,以适应不断变化的市场需求和技术发展趋势。例如,在汽车制造行业,工程师可以使用 CAD/CAM 软件进行汽车的外观设计和零部件制造,使用 CAE 软件进行汽车的碰撞模拟和性能分析,确保汽车的安全性和可靠性。通过使用先进的设计软件和仿真软件,工程师可以更加大胆地进行创新设计,尝试新的技术和材料,从而推动企业的技术

在工业领域,不同的企业可能会使用不同的操作系统,而 QT 的跨平台性使得开发者可以编写一次代码,然后在不同的平台上进行部署,大大提高了开发效率。QT 拥有丰富的图形库,提供了各种各样的图形元素和控件,可以满足工业组态界面开发的各种需求。无论是界面的布局、颜色、字体,还是功能模块的添加和修改,QT 都提供了丰富的接口和工具,使得开发者可以轻松地实现个性化的工业组态界面。开源社区的活跃也促进了 QT

它以直观、震撼的方式将传感器采集到的数据展现出来,让人们一眼就能洞察工业生产的全貌。大屏的精美设计和动态展示,不仅提升了工业物联网的形象,也为管理者提供了便捷的决策依据。在工业物联网中,传感器无疑是核心所在。它源源不断地收集各种关键数据,为工业生产的精准控制和高效运行提供基础。而可视化大屏则如同工业物联网的脸面。传感器与可视化大屏相辅相成,共同推动工业物联网向更加智能、高效的方向发展。

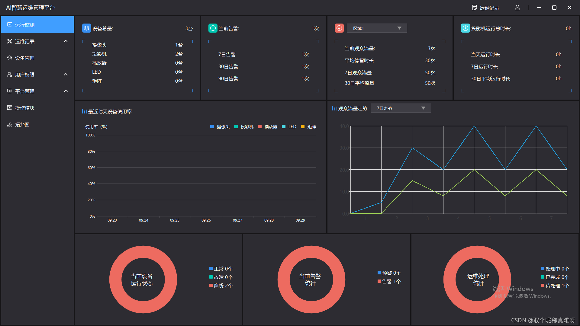
物联网与机房运维的结合,的确带来了 “秀才不出门,全知天下事” 的效果。通过物联网技术,各种传感器可以实时监测机房的温度、湿度、电力等关键参数。这些数据被传输到管理平台,运维人员无需亲临现场,就能全面掌握机房的运行状态。一旦出现异常情况,系统会立即发出警报,以便及时采取措施。物联网让机房运维更加智能、高效,大大提高了运维的可靠性和安全性,为企业的信息化建设提供了有力保障。

工业风格的界面以简洁、功能导向为特点,使用直线条和几何形状,采用暗色调和金属质感,强调粗糙和不完美的细节,使用工业图标和标识,展现机械元素和工业设备的表现。工业风格的界面倾向于使用直线条和几何形状,如直角、水平和垂直线条,方形和矩形的元素等,以呈现坚固、稳定的感觉。工业风格的界面常使用机械元素和工业设备的表现,如仪表盘、开关、按钮等,以增加工业氛围和用户的互动感。工业风格的界面常使用与工业相关的图

LayUI官网关闭是啥原因,有人觉得是钱的问题,有人说是监管的问题,尽管Layui后来又有了前后端分离的版本,但是为时已晚了。作为个人开发者,真心不易,layui官网关了,layui还在github上更新,让我们祝愿开发者能够找到自己的定位和目标客户群,越来越好吧。

物联网与机房运维的结合,的确带来了 “秀才不出门,全知天下事” 的效果。通过物联网技术,各种传感器可以实时监测机房的温度、湿度、电力等关键参数。这些数据被传输到管理平台,运维人员无需亲临现场,就能全面掌握机房的运行状态。一旦出现异常情况,系统会立即发出警报,以便及时采取措施。物联网让机房运维更加智能、高效,大大提高了运维的可靠性和安全性,为企业的信息化建设提供了有力保障。

定义泛指在Web 浏览器中实现 3D 图形渲染和交互的技术集合,涵盖底层 API(如 WebGL、WebGPU)、框架(Three.js、Babylon.js)和应用场景(游戏、虚拟展厅等)。特点依赖浏览器原生图形能力,无需插件。支持从简单模型展示到复杂实时渲染的全场景。是底层图形 API,Web3D是其应用形态,WebGIS是地理领域扩展。WebXR专注 XR 设备交互,WebCodecs处理多








