
简介
该用户还未填写简介
擅长的技术栈
可提供的服务
暂无可提供的服务
注:仿真中51单片机芯片是兼容的,AT89C51、AT89C52为具体型号,内核相同。原理图中无论STC还是AT系列,引脚功能一致,程序兼容,可替换为STC89C52/STC89C51/AT89C52/AT89C51等51单片机芯片。资料下载链接:S0082 51单片机电子钟12-24时制设计链接:https://pan.baidu.com/s/1QnKZRhgwCcwNBNDUlvr_zA?pw

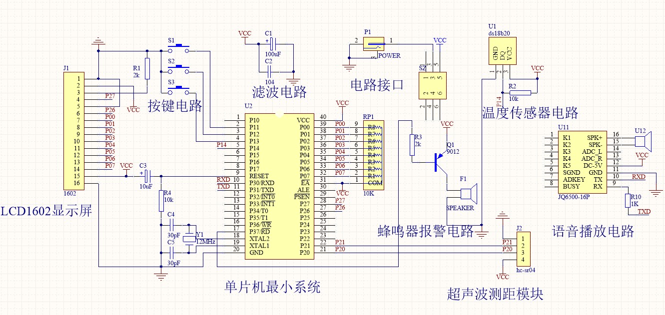
本设计51单片机超声波测距带语音播报(源程序+原理图+原理图讲解)原理图:Altium Designer程序编译器:keil 4编程语言:C语言编号S0004功能说明:1.本设计采用STC89C51/52(与AT89S51/52、AT89C51/52通用,可任选)单片机作为主控制器;2.LCD1602液晶显示测量的距离和温度;3.带有温度补偿功能(DS18B20传感器);4.测量范围0.02m~4

本设计:基于51单片机无线恒温箱恒温控制系统(全套资料+原理图+源代码+PCB+参考论文)原理图:Altium Designer程序编译器:keil 4编程语言:C语言编号C0020设计介绍:1.本设计基于STC89C51/52(与AT89S51/52、AT89C51/52通用,可任选)单片机主控制器;2.采用DS18B20温度传感器测温;3.可按键设置刷新温度的时间间隔和温度的上下限;4.通过N

1.语音识别:采用基于自动语音识别技术的LD3320语音识别方案,调试语音模块识别本课题所需要的特定词汇。通过主控芯片STM32F103C8T6与语音识别模块LD-V7进行串口通信,主控芯片接收到串口关键字拼音后处理该消息命令。本课题需要的关键字包括:唤醒词、上一首、下一首、大声点、小声点、暂停、播放。2.按键控制:在不方便语音的情况下,可以采用按键来控制音箱。本课题选用JDY-64音频接收模块,

基于51单片机简易计算器仿真设计(proteus仿真+程序+原理图+PCB+设计报告+讲解视频)仿真版本:proteus 7.8 原理图PCB:Altium Designer 程序编译器:keil 4/keil 5编程语言:C语言设计编号:S0001

本设计:基于51单片机的简易计算器设计(仿真+程序+原理图+PCB+设计报告)仿真:proteus 7.8程序编译器:keil 4/keil 5编程语言:C语言编号S0001资料链接:https://pan.baidu.com/s/1jGUMCRJ31SDxPyGMDT_qAg?pwd=nj8u芯片可以替换为STC89C52/STC89C51/AT89C52/AT89C51等51单片机芯片。一、该
小车通过三个红外探头进行线路识别,两个红外传感器识别停止的地点,手机连接WIFI后通过APP传输相关的送货信息,小车行驶到相关对应的送货地点就停止卸货。1、装置上具有红外线感应寻迹的功能,在指定轨道布线之内,小车能遵循路线的范围行走,不跑偏、不失控,若未在指定的轨道上不做出任何反应原地待命。2、派送的地址通过手机APP进行信息传输,即具有APP地点配送功能,在APP设置配送的地点,小车走到相应的地

1.语音识别:采用基于自动语音识别技术的LD3320语音识别方案,调试语音模块识别本课题所需要的特定词汇。通过主控芯片STM32F103C8T6与语音识别模块LD-V7进行串口通信,主控芯片接收到串口关键字拼音后处理该消息命令。本课题需要的关键字包括:唤醒词、上一首、下一首、大声点、小声点、暂停、播放。2.按键控制:在不方便语音的情况下,可以采用按键来控制音箱。本课题选用JDY-64音频接收模块,

本设计:仿真图proteus 7.8/protues 8.6程序编译器:keil 4/keil 5编程语言:C语言编号12芯片可以替换为STC89C52/STC89C51/AT89C52/AT89C51等51单片机芯片。一、该简易计算器设计硬件电路采用三部分电路模块构成:1、键盘模块电路, 采用 4*4 矩阵式键盘作为输入电路;2、LCD1602 液晶显示模块;3、以 51 单片机作为控制核心。二

在工程窗口中点击“P”图标,打开“Pick Devices”窗口,在“Keywords”中输入“STM32F103”,可以看到Proteus中能进行仿真的STM32F103芯片,这里我们选择“STM32F103C6”,双击即可将芯片添加到“DEVICES”栏。点击“设计–配置供电网”,在弹出的窗口中,将“VSSA”加入“GND”,“VDDA”加入“VCC/VDD”,并将其电压改为“3.3”v。画最
