一、个人简介

💖💖作者:计算机编程果茶熊
💙💙个人简介:曾长期从事计算机专业培训教学,担任过编程老师,同时本人也热爱上课教学,擅长Java、微信小程序、Python、Golang、安卓Android等多个IT方向。会做一些项目定制化开发、代码讲解、答辩教学、文档编写、也懂一些降重方面的技巧。平常喜欢分享一些自己开发中遇到的问题的解决办法,也喜欢交流技术,大家有技术代码这一块的问题可以问我!
💛💛想说的话:感谢大家的关注与支持!
💜💜
网站实战项目
安卓/小程序实战项目
大数据实战项目
计算机毕业设计选题
💕💕文末获取源码联系计算机编程果茶熊

二、系统介绍

大数据框架:Hadoop+Spark(Hive需要定制修改)
开发语言:Java+Python(两个版本都支持)
数据库:MySQL
后端框架:SpringBoot(Spring+SpringMVC+Mybatis)+Django(两个版本都支持)
前端:Vue+Echarts+HTML+CSS+JavaScript+jQuery

AI就业影响数据可视化分析系统是一个基于大数据技术构建的智能分析平台,专门针对人工智能技术对就业市场产生的深层次影响进行全方位数据挖掘与可视化展示。系统采用Hadoop+Spark分布式计算框架作为数据处理核心,结合Python和Java双语言开发模式,通过Django和Spring Boot双后端架构提供稳定的服务支撑。前端运用Vue框架配合ElementUI组件库和Echarts图表库,构建出交互友好的数据展示界面。系统集成了个人信息管理、地理空间分析、行业洞察分析、AI影响评估分析、职位结构分析以及数据大屏展示六大核心功能模块,能够对海量就业数据进行实时处理和深度分析。通过Spark SQL和Pandas、NumPy等数据科学工具的协同运用,系统实现了对不同地区、不同行业、不同职位层级的AI技术渗透程度和就业影响程度的精准量化分析,为政策制定者、企业管理者和求职者提供科学的决策依据和趋势预测。

三、视频解说

【大数据项目】AI就业影响数据可视化分析系统 计算机毕业设计项目 Anaconda+Django+Spark+Hadoop环境配置 附源码+文档+讲解

四、部分功能展示

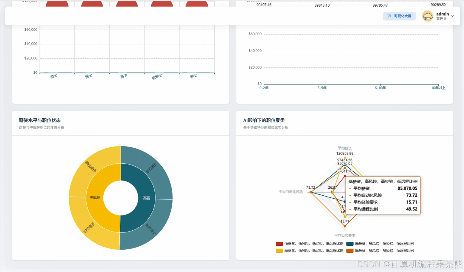
在这里插入图片描述
在这里插入图片描述
在这里插入图片描述
在这里插入图片描述
在这里插入图片描述
在这里插入图片描述

五、部分代码展示


from pyspark.sql import SparkSession
from pyspark.sql.functions import col, count, avg, sum, when, desc, asc
from pyspark.sql.types import StructType, StructField, StringType, IntegerType, DoubleType
import pandas as pd
import numpy as np
from datetime import datetime
import json

spark = SparkSession.builder.appName("AIJobImpactAnalysis").config("spark.sql.adaptive.enabled", "true").config("spark.sql.adaptive.coalescePartitions.enabled", "true").getOrCreate()

def geographic_spatial_analysis(region_data, job_data, ai_adoption_data):
    region_df = spark.createDataFrame(region_data)
    job_df = spark.createDataFrame(job_data)
    ai_df = spark.createDataFrame(ai_adoption_data)
    merged_df = region_df.join(job_df, "region_code").join(ai_df, "region_code")
    ai_impact_by_region = merged_df.groupBy("region_name", "province").agg(
        count("job_id").alias("total_jobs"),
        avg("ai_adoption_rate").alias("avg_ai_adoption"),
        sum(when(col("job_status") == "replaced_by_ai", 1).otherwise(0)).alias("replaced_jobs"),
        sum(when(col("job_status") == "ai_augmented", 1).otherwise(0)).alias("augmented_jobs"),
        sum(when(col("job_status") == "ai_created", 1).otherwise(0)).alias("created_jobs")
    )
    ai_impact_by_region = ai_impact_by_region.withColumn(
        "replacement_rate", 
        col("replaced_jobs") / col("total_jobs") * 100
    ).withColumn(
        "augmentation_rate",
        col("augmented_jobs") / col("total_jobs") * 100
    ).withColumn(
        "creation_rate",
        col("created_jobs") / col("total_jobs") * 100
    )
    regional_clusters = ai_impact_by_region.withColumn(
        "impact_level",
        when(col("avg_ai_adoption") >= 0.7, "high_impact")
        .when(col("avg_ai_adoption") >= 0.4, "medium_impact")
        .otherwise("low_impact")
    )
    correlation_data = regional_clusters.select(
        "avg_ai_adoption", "replacement_rate", "augmentation_rate", "creation_rate"
    ).toPandas()
    correlation_matrix = correlation_data.corr()
    trend_analysis = merged_df.groupBy("region_name", "year").agg(
        avg("ai_adoption_rate").alias("yearly_adoption"),
        count("job_id").alias("yearly_jobs")
    ).orderBy("region_name", "year")
    spatial_hotspots = ai_impact_by_region.filter(
        (col("avg_ai_adoption") > 0.6) & (col("replacement_rate") > 10)
    ).orderBy(desc("avg_ai_adoption"))
    return {
        "regional_impact": regional_clusters.collect(),
        "correlation_matrix": correlation_matrix.to_dict(),
        "trend_data": trend_analysis.collect(),
        "hotspots": spatial_hotspots.collect()
    }

def industry_insight_analysis(industry_data, job_market_data, ai_technology_data):
    industry_df = spark.createDataFrame(industry_data)
    market_df = spark.createDataFrame(job_market_data)
    tech_df = spark.createDataFrame(ai_technology_data)
    combined_df = industry_df.join(market_df, "industry_code").join(tech_df, "industry_code")
    industry_ai_impact = combined_df.groupBy("industry_name", "industry_category").agg(
        count("position_id").alias("total_positions"),
        avg("ai_automation_score").alias("automation_risk"),
        avg("skill_complexity_score").alias("skill_complexity"),
        sum(when(col("position_trend") == "declining", col("position_count")).otherwise(0)).alias("declining_positions"),
        sum(when(col("position_trend") == "growing", col("position_count")).otherwise(0)).alias("growing_positions"),
        sum(when(col("ai_skill_required") == True, 1).otherwise(0)).alias("ai_skill_positions")
    )
    risk_assessment = industry_ai_impact.withColumn(
        "automation_risk_level",
        when(col("automation_risk") >= 0.8, "high_risk")
        .when(col("automation_risk") >= 0.5, "medium_risk")
        .otherwise("low_risk")
    ).withColumn(
        "transformation_index",
        (col("ai_skill_positions") / col("total_positions")) * col("automation_risk")
    )
    industry_evolution = combined_df.groupBy("industry_name", "quarter", "year").agg(
        avg("job_satisfaction_score").alias("avg_satisfaction"),
        avg("salary_level").alias("avg_salary"),
        count("new_hire_count").alias("hiring_activity"),
        sum("investment_in_ai").alias("ai_investment")
    ).orderBy("industry_name", "year", "quarter")
    competitive_analysis = industry_ai_impact.withColumn(
        "competitiveness_score",
        (col("growing_positions") - col("declining_positions")) / col("total_positions") * 100
    ).orderBy(desc("competitiveness_score"))
    skill_gap_analysis = combined_df.groupBy("industry_name").agg(
        count(when(col("skill_gap_exists") == True, 1)).alias("positions_with_gaps"),
        avg("training_investment").alias("avg_training_investment"),
        count(when(col("remote_work_possible") == True, 1)).alias("remote_friendly_positions")
    )
    future_projection = risk_assessment.withColumn(
        "projected_job_change",
        when(col("automation_risk") > 0.7, col("total_positions") * -0.3)
        .when(col("automation_risk") > 0.4, col("total_positions") * -0.1)
        .otherwise(col("total_positions") * 0.1)
    )
    return {
        "industry_impact": risk_assessment.collect(),
        "evolution_trends": industry_evolution.collect(),
        "competitive_landscape": competitive_analysis.collect(),
        "skill_gaps": skill_gap_analysis.collect(),
        "future_projections": future_projection.collect()
    }

def ai_impact_assessment_analysis(workforce_data, ai_deployment_data, economic_indicators):
    workforce_df = spark.createDataFrame(workforce_data)
    ai_deploy_df = spark.createDataFrame(ai_deployment_data)
    economic_df = spark.createDataFrame(economic_indicators)
    assessment_df = workforce_df.join(ai_deploy_df, "company_id").join(economic_df, "region_code")
    displacement_analysis = assessment_df.groupBy("occupation_category", "skill_level").agg(
        count("employee_id").alias("total_workforce"),
        sum(when(col("displacement_risk_score") >= 0.8, 1).otherwise(0)).alias("high_risk_workers"),
        sum(when(col("reskilling_completed") == True, 1).otherwise(0)).alias("reskilled_workers"),
        avg("productivity_change_percent").alias("avg_productivity_change"),
        avg("job_satisfaction_change").alias("avg_satisfaction_change")
    )
    temporal_impact_trends = assessment_df.groupBy("year", "quarter").agg(
        sum("jobs_eliminated").alias("quarterly_job_losses"),
        sum("jobs_created").alias("quarterly_job_creation"),
        avg("wage_change_percent").alias("avg_wage_change"),
        count(when(col("ai_tool_adoption") == True, 1)).alias("ai_adoption_count")
    ).withColumn(
        "net_job_impact",
        col("quarterly_job_creation") - col("quarterly_job_losses")
    ).orderBy("year", "quarter")
    demographic_impact = assessment_df.groupBy("age_group", "education_level", "gender").agg(
        count("employee_id").alias("group_size"),
        avg("displacement_probability").alias("avg_displacement_risk"),
        sum(when(col("career_transition_success") == True, 1).otherwise(0)).alias("successful_transitions"),
        avg("income_change_percent").alias("avg_income_change")
    )
    sectoral_vulnerability = assessment_df.groupBy("business_sector").agg(
        count("company_id").alias("companies_in_sector"),
        avg("ai_investment_ratio").alias("avg_ai_investment"),
        sum("workforce_reduction_count").alias("total_workforce_reduction"),
        sum("new_role_creation_count").alias("total_new_roles"),
        avg("operational_efficiency_gain").alias("avg_efficiency_gain")
    ).withColumn(
        "vulnerability_index",
        col("total_workforce_reduction") / (col("total_workforce_reduction") + col("total_new_roles"))
    )
    mitigation_effectiveness = assessment_df.groupBy("mitigation_strategy_type").agg(
        count("employee_id").alias("strategy_coverage"),
        avg("post_strategy_employability").alias("avg_employability_improvement"),
        sum(when(col("strategy_success") == True, 1).otherwise(0)).alias("successful_cases"),
        avg("strategy_cost_per_employee").alias("avg_strategy_cost")
    ).withColumn(
        "strategy_effectiveness",
        col("successful_cases") / col("strategy_coverage") * 100
    )
    comprehensive_impact_score = assessment_df.select(
        "region_code",
        ((col("displacement_risk_score") * 0.4) + 
         (col("economic_disruption_score") * 0.3) + 
         (col("social_adaptation_score") * 0.3)).alias("comprehensive_impact_score")
    ).groupBy("region_code").avg("comprehensive_impact_score")
    return {
        "displacement_analysis": displacement_analysis.collect(),
        "temporal_trends": temporal_impact_trends.collect(),
        "demographic_impact": demographic_impact.collect(),
        "sectoral_vulnerability": sectoral_vulnerability.collect(),
        "mitigation_effectiveness": mitigation_effectiveness.collect(),
        "comprehensive_scores": comprehensive_impact_score.collect()
    }

六、部分文档展示

在这里插入图片描述

七、END

💕💕文末获取源码联系计算机编程果茶熊

Logo

更多推荐