smardaten AI + 无代码开发实践:基于自然语言交互快速开发【苏超赛事管理系统】
在当今这个信息爆炸的时代,数据已成为推动行业发展的关键力量。而体育赛事,正经历着一场由数据驱动的变革。如何高效地管理海量数据,如何确保信息的实时更新,如何提升赛事的组织效率和观众体验,已成为赛事管理者必须面对的问题。
一、需求背景
在当今这个信息爆炸的时代,数据已成为推动行业发展的关键力量。而体育赛事,正经历着一场由数据驱动的变革。如何高效地管理海量数据,如何确保信息的实时更新,如何提升赛事的组织效率和观众体验,已成为赛事管理者必须面对的问题。
苏超足球联赛在全国掀起运动浪潮,但是在对于赛事的管理过程中,经常面临信息分散、数据更新不及时等问题。球队信息、赛程安排、积分统计等环节依赖人工处理,效率低下,难以实时响应赛事变动,影响赛事组织与观赛体验。
为此,构建一个覆盖赛事全流程的数字化管理系统势在必行。该系统可实现三大核心价值:
- 提升赛事管理效率:实现球队信息、赛程安排、积分统计等环节的线上化管理,减少人工干预,提高数据处理准确性;
- 优化赛事组织体验:整合球队管理、赛程发布、积分看板等功能,提供“一站式”赛事服务,便于各方协同;
- 支持赛事数据可视化:实时展示比赛数据、积分排名等关键指标,为赛事组织者提供决策支持。
二、系统介绍
苏超赛事管理系统是专为足球联赛场景设计的业务系统,核心功能涵盖四大模块:
- 球队管理模块:包括球队信息维护、球员名单管理、入队申请审批等功能,支持球队资料的集中管理;
- 赛程管理模块:实现比赛日程的发布与调整,支持赛程冲突检测与实时更新;
- 积分看板模块:动态展示各球队积分、胜负平统计、进球数等数据,便于实时排名追踪;
- 数据大屏模块:集中呈现球队积分情况、球员表现情况、进球效率分析等,助力赛事运营与观众互动。
体育赛事管理具有“节奏快、数据多、变动频”的特点,传统开发模式难以快速响应业务变化。因此,我们选用 smardaten 无代码开发平台,借助其“AI+无代码”能力,无需编写代码,即可依据需求快速生成可用系统,极大缩短开发周期。
三、搭建步骤
通过 smardaten 搭建苏超赛事管理系统,只需以下四个核心步骤,全程可视化操作,零基础也可轻松上手:
- AI 生成应用基础框架:无需从零搭建,利用平台AI能力直接生成系统原型,省去繁杂的页面配置工作;
- 样式优化与功能扩展:根据实际需求调整系统风格,增配数据大屏等个性化功能,贴合赛事管理需求;
- 业务逻辑与审批流程配置:通过可视化方式配置表单审批节点,确保系统符合实际业务规则;
- 权限设置与功能测试:为不同角色分配操作权限,全面测试系统流程,保障上线可用性。
四、应用设计
4.1、AI 生成应用基础框架
登录 smardaten 工作台后,最先看到的,就是右下角的智能助手图标,这是使用所有AI能力的统一入口,我们点击唤起。
唤起助手后,界面会弹出一个简洁的交互窗口。我们直接描述想要生成的系统名称,以及它的功能。
以这个赛事管理系统为例,我们可以这样描述需求指令:“生成江苏省足球联赛管理系统,包含球队管理、赛程管理、积分看板模块
”。
发送指令后,我们发现智能助手没有直接开始生成,而是先推荐知识库中的相关模板。觉得合适的话,点击模版就能一键使用。
这里我们就不使用模版了,继续点击“以上都不合适,一键生成”,让智能助手帮我们从头开始设计。
开始生成后,智能助手会按照软件工程全链路,从需求设计-架构设计-功能设计逐步设计应用,保障生成的应用贴合真实业务场景。
应用生成后,建议勾选“携带测试数据” 这个选项 ,等下预览的时候,能更直观看到系统实际跑起来的效果,不用自己再手动造数据。勾选完成后点击 “应用” 按钮,就直接跳转到应用配置界面。
生成结果中,球队管理、赛程管理、积分看板等菜单及各模块下的列表与表单,均能精准匹配需求,不过尚未包含业务逻辑相关配置,需后续进一步完善。
4.2、样式优化与功能扩展
完成系统基础框架搭建后,为使系统更契合赛事管理的实际应用场景,我们使用【应用助手】完成“样式优化” 与 “新增功能”,操作逻辑简洁灵活,可高效推动系统与赛事管理场景的深度适配。
(1)样式优化
先调整样式,继续唤起助手输入框里输入“应用配置”,会弹出主题、导航、logo 调整选项,直接调整,实时看到效果,不满意还能随时改。
在这里,我们把主题色换成绿色,应用名称改为“苏超赛事管理系统”。
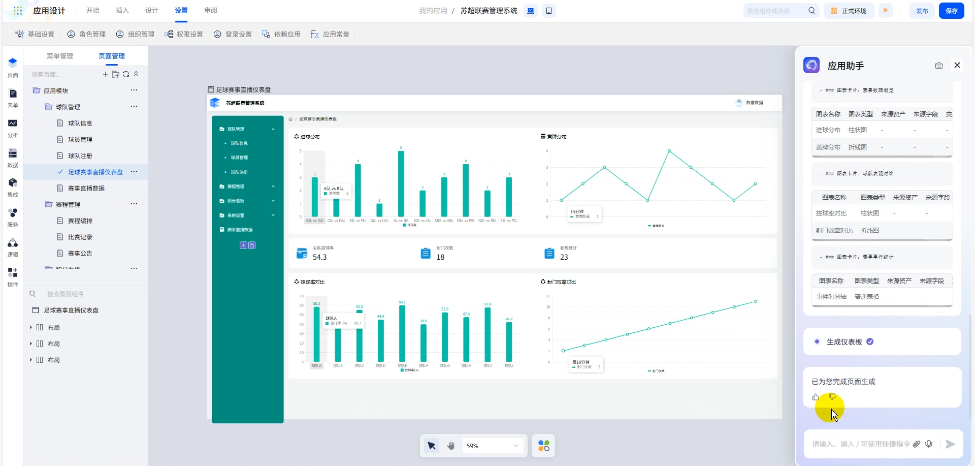
(2)新增赛事直播数据看板
对于苏超联赛来说,赛事直播数据看板是必不可少的功能——主办方需要知道现场球员表现如何、比分是多少,从而实现快速转播。所以在助手里输入“新增赛事直播数据菜单
”,自动生成菜单与空白页;继续输入生成仪表看板的指令,AI会自动生成包含图表、指标卡的看板。
现在这个看板的图表样式还可以。我们可以尝试修改图表类型,将第一个柱状图也改为折线图,我们选中图表,将它添加至与助手的对话中,输入指令“切换折线图”,就完成了切换。
(3)新增足球联赛数据大屏
对于管理系统而言,经常需要设计数据大屏展示核心数据,便于管理者做出业务决策。同样我们利用智能助手快速生成。先输入指令“新增足球数据菜单
”,自动创建好菜单与页面。继续输入“生成足球联赛数据大屏
”的指令,AI会自动生成包含图表、指标卡的大屏,并且做到了样式美观。
(4)新增足球赛事场地列表
目前的管理系统缺乏对场地管理的设计,比如场馆可容纳多少人,场馆位置等。于是可以利用助手帮我们快速生成,输入指令“新增赛事场地菜单”,自动创建好菜单与页面。继续输入“生成赛事场地列表”的指令,AI会帮我们设计好列表所需的字段。
双击进入列表编辑页,我们观察上方的查询区域后,想新增场地类型作为查询条件,也可以唤起助手,进行配置。
4.3、数据源绑定
管理系统需要接入真实数据,可以通过可视化界面进行快速配置。我们点击数据模块,选择新增数据源,平台支持30余种数据源类型进行快速接入。我们选择mysql数据库,进行下一步配置。
来到mysql数据库连接配置界面,我们给数据源起名为“苏超赛事管理系统数据源”,输入数据库的ip、端口号、数据库名称、账号密码信息,就可以实现快速接入。
接入数据源后,还需要把数据源中的具体数据表创建为数据资产。选择数据资产模块-新增数据资产,选择刚才创建的“苏超赛事管理系统数据源”,继续选择需要接入的数据表。
我们选择将数据库中的【比赛积分表】接入平台,形成数据资产。
接下来,我们要将【比赛积分数据资产】和【积分排名变化趋势折线图】进行绑定。选中折线图,在右边的配置界面,切换到数据选项下,选择绑定数据资产,选中比赛积分资产后,再拖入比赛轮次、积分两个字段,就实现了折线图展示真实数据。
4.4、业务逻辑与审批流程配置
系统能看能用了,还得让它符合赛事管理的实际业务规则—— 尤其是 “球员入队申请” 模块,涉及申请、审核,流程不能乱,这部分需要配置业务逻辑和审批节点,不过 smardaten 是可视化操作,不用写代码,跟着业务场景走就行。
(1)AI生成表单
目前的系统还没有球员入队申请表单,手动拖拽字段比较耗时。我们再次使用应用助手,让AI帮我们设计。
我们先输入指令“新增球员入队申请菜单
”创建好菜单与页面后,继续输入“生成球员入队申请表单”指令,AI就会自动帮我们设计表单需要的字段并且进行布局。我们双击表单进入编辑页做进一步调整。
(2)表单编辑与布局调整
AI帮我们设计的表单字段已经挺全面了,但还是缺少一个工作单位字段。直接和助手说出需求,输入“新增工作单位字段
”,就能自动帮我们完成添加。
添加新字段后,表单的布局就乱了,我们输入指令“重新布局
”,AI就会自动优化排版,比原来手动调整的速度快了一倍不止。
表单设计好后,还需要有展示已提交申请的数据列表,点击表单,选择“同步生成”,就能帮我们创建好配套的列表与详情页。
(3)审批流程配置
球员入队申请流程为“球员发起申请 - 球队主理人审核 ”,我们已事先预置了这两个角色,直接在表单里点 “绑定业务流”,进入流程设计界面。
拖拽“开始节点”“审批节点”“结束节点” 搭建流程:
设置“开始节点” 绑定普通球员角色及表单操作权限;添加 “审批节点” 绑定球队主理人角色,配置审批权限(同意 / 拒绝操作),并设定 “如果球队主理人拒绝,则需退回至创建人重新提交” 的规则。通过简单的拖拽节点与属性配置,我们就快速配置好了入队申请的审批逻辑。
距离整个审批流程跑起来还差最后一步——绑定数据资产,直接让系统帮我们完成建表操作,选择“一键生成”即可。球员在提交申请后,平台会自动将数据保存到生成的数据表中。
最后我们回到列表页,为列表添加流程审批按钮,让球队主理人点击按钮就能跳转到审批页面进行操作。
4.5、权限设置与功能测试
功能和页面已经配置好了,还需要为不同角色配置菜单权限。
我们在应用编辑页的角色管理模块下,为球员角色仅开放“入队申请提交”权限,保证数据隐私;为球队主理人开放“全部功能”权限,便于统筹管理。
功能测试按真实场景进行:
• 先登录球员账号,只能访问入队申请菜单,提交申请
• 登录球队主理人账号,可以访问所有菜单,并对入队申请进行审批
整个流程顺畅无阻,系统可立即投入使用。
五、体验总结
smardaten 无代码平台在搭建苏超赛事管理系统过程中优势显著:
- 低门槛易上手:全程可视化配置,无需代码基础,赛事组织人员也可参与搭建;
- 高效率快落地:从需求指令到生成可用系统仅需数分钟,极大压缩开发周期;
- 高灵活可扩展:支持按需调整样式与功能(如数据大屏、直播看板),未来可快速适应业务变化;
- 全支持有保障:平台提供开发模板、详细文档与教学视频,便于快速入门,同时支持多人协作,提升交付效率。

为武汉地区的开发者提供学习、交流和合作的平台。社区聚集了众多技术爱好者和专业人士,涵盖了多个领域,包括人工智能、大数据、云计算、区块链等。社区定期举办技术分享、培训和活动,为开发者提供更多的学习和交流机会。
更多推荐
所有评论(0)