
简介
该用户还未填写简介
擅长的技术栈
可提供的服务
暂无可提供的服务
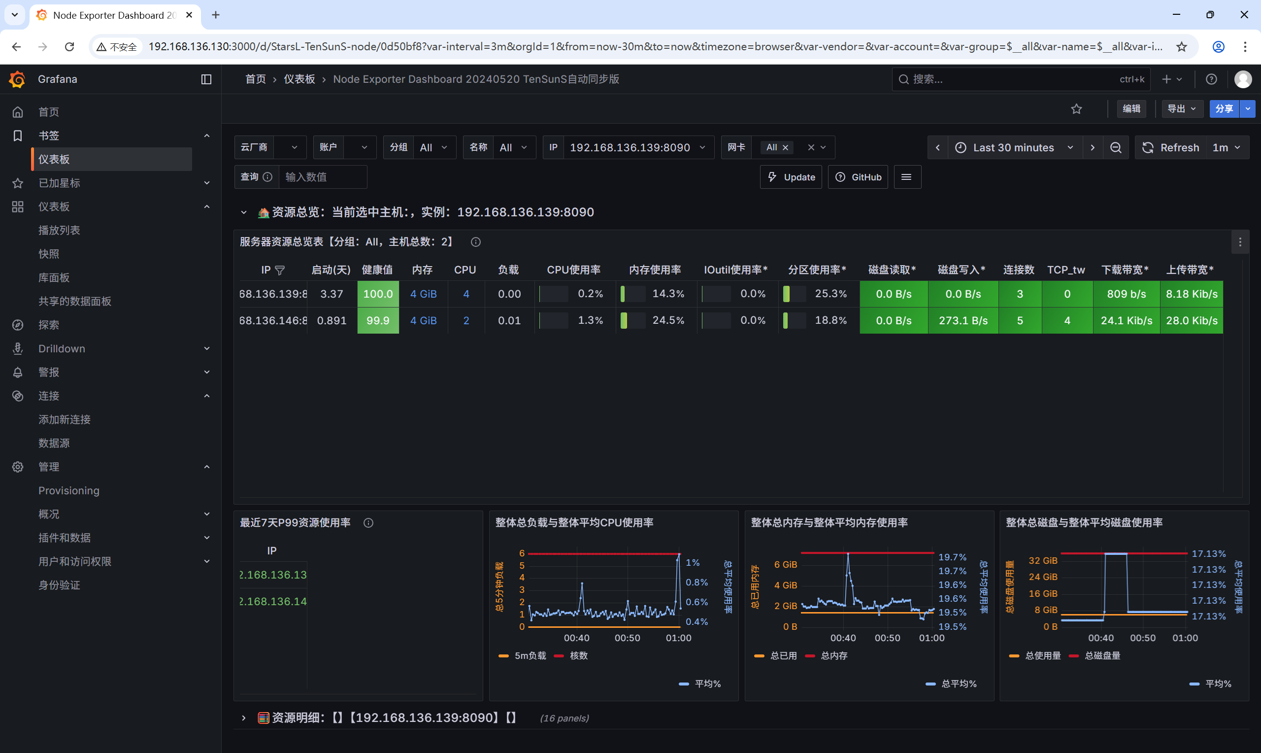
文章摘要: 本文系统介绍了数字化时代运维监控的重要性及主流监控工具。重点解析了Prometheus在云原生环境中的应用,包括其核心组件(TSDB、HTTPServer、Pushgateway等)、数据流程(采集-存储-展示-告警)及两种数据获取方式(Pull/Push)。详细提供了Prometheus与NodeExporter的安装配置步骤,并演示如何与Grafana联动实现数据可视化(如通过仪表

摘要:Ansible是一款基于Python的轻量级自动化运维工具,通过SSH协议实现无Agent远程管理,提升批量配置、部署和命令执行效率。其核心优势包括降低部署成本、易上手和丰富的模块生态。文章详细介绍了Ansible的安装、主机清单配置、免密登录设置等基础操作,并重点讲解了shell、yum、service、copy和fetch等常用模块的实操方法。通过具体的命令示例,展示了如何实现软件安装、
摘要:Ansible是一款基于Python的轻量级自动化运维工具,通过SSH协议实现无Agent远程管理,提升批量配置、部署和命令执行效率。其核心优势包括降低部署成本、易上手和丰富的模块生态。文章详细介绍了Ansible的安装、主机清单配置、免密登录设置等基础操作,并重点讲解了shell、yum、service、copy和fetch等常用模块的实操方法。通过具体的命令示例,展示了如何实现软件安装、
本文从 K8s 存储核心概念出发,通过 “本地目录 + PV+PVC” 和 “NFS+PV+PVC” 两个实践案例,详细讲解了 K8s 持久化存储的配置流程。重点介绍了 NFS 的跨节点共享优势,以及 StorageClass 动态 PV 的实现思路,帮助您理解 “Pod→PVC→PV→底层存储” 的层级关系。单节点存储需求:使用本地目录或 HostPath(适合测试环境)。多节点共享需求:使用







