即时服务开源第38天,为自己写代码
悟空IM是一款通用即时服务,适用许多需要实时更新数据的场景,比如:直播弹幕,客服系统,消息推送,消息推送/站内消息,音视频信令服务器,AI数据实时反馈等等。目前有配套的SDK: iOS SDK,Android SDK,JSSDK,可用于APP原生开发,小程序开发,H5开发等多个开发场景和完善的技术文档。悟空IM,迎来了后台监控系统,可监控上下行消息速率,上下行消息流量,客户端在线情况,频道数据等等
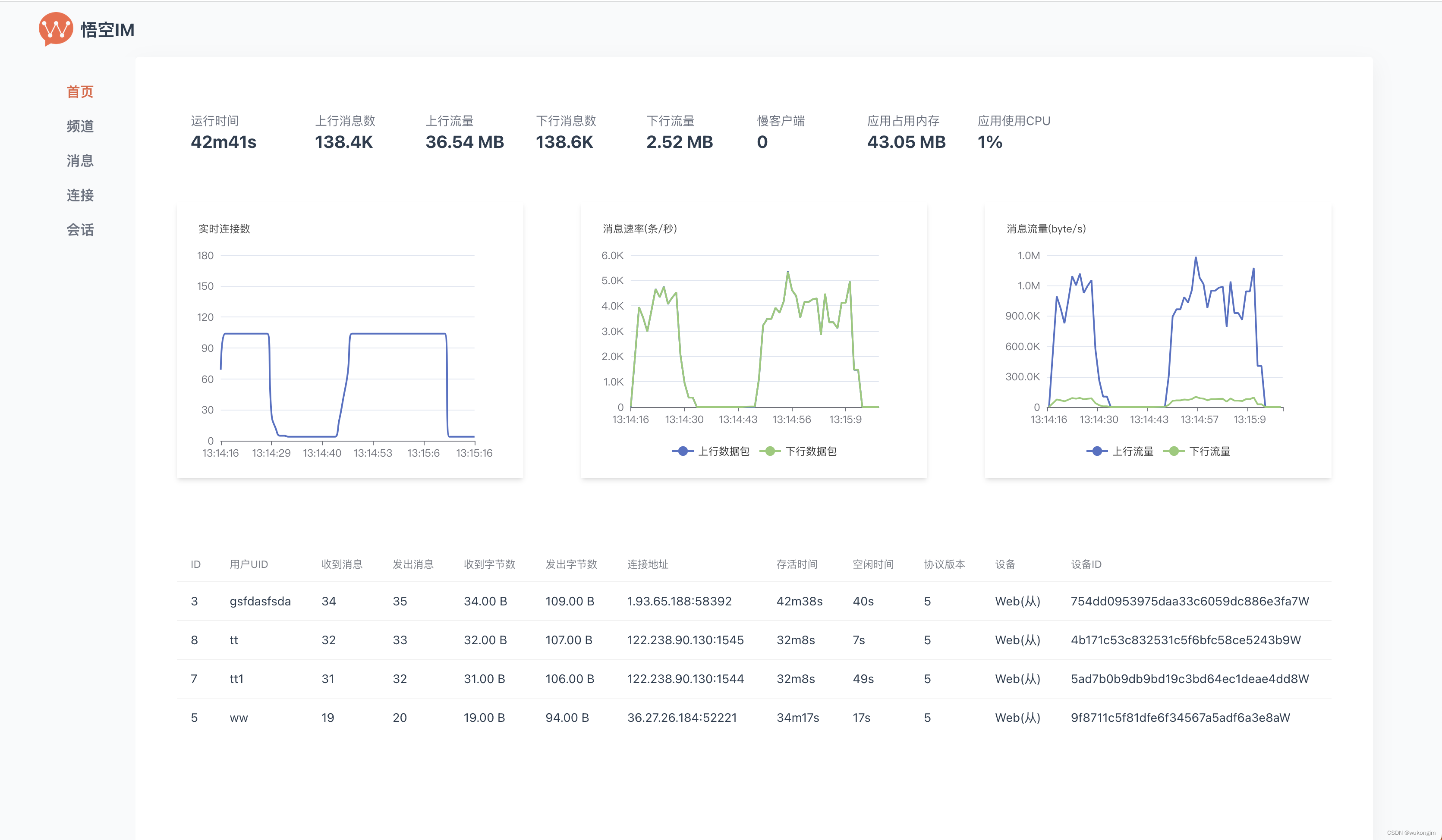
悟空IM,迎来了后台监控系统,可监控上下行消息速率,上下行消息流量,客户端在线情况,频道数据等等,告别一抹黑。(见图)
> 悟空IM的介绍:
悟空IM是一款通用即时服务,适用许多需要实时更新数据的场景,比如:直播弹幕,客服系统,消息推送,消息推送/站内消息,音视频信令服务器,AI数据实时反馈等等。
> 部署简单:
悟空IM无任何第三方依赖,不需要部署DB,不需要部署redis,不需要部署AMQ,一键部署,快速上手。
> 技术硬核
自研消息DB,自研二进制协议,重构Go底层网络,零依赖,一键部署。
单机支持一百万同时在线并内存使用低于(6G)(得益于重构底层网络)
家用电脑测试,消息吞吐16万/秒(意味着家用电脑都可以支持16万人同时在线并每人每秒发一条消息)(得益于自研消息DB)
> 配套齐全:
目前有配套的SDK: iOS SDK,Android SDK,JSSDK,可用于APP原生开发,小程序开发,H5开发等多个开发场景和完善的技术文档。
> 常年积累
悟空IM是开发了8年之久的即时通讯项目里优化和抽象出来的通用的即时服务,经过商业沉淀,稳定可靠。
> 完全开源
100%完全开源,Apache2.0开源协议(可商用),只为你的一个star
> 资料
Github开源地址: 网页链接
官网地址: 网页链接

DAMO开发者矩阵,由阿里巴巴达摩院和中国互联网协会联合发起,致力于探讨最前沿的技术趋势与应用成果,搭建高质量的交流与分享平台,推动技术创新与产业应用链接,围绕“人工智能与新型计算”构建开放共享的开发者生态。
更多推荐


所有评论(0)